기본적인 백엔드 구축이 끝났기 때문에 모니터링 인프라를 구축하고자 한다. 백엔드 모니터링에는 Grafana를 사용하였다.
보안 자격 증명 화면으로 넘어가 Grafana를 위한 액세스 키를 생성하였다.

원래는 루트 사용자 명의로 액세스 키를 만들면 안 된다.
혼자 작업하는 사이드 프로젝트이기에 단순함을 위해 이렇게 했지만 모범 지침이 아니므로 최소 권한을 가진 IAM 사용자를 따로 만들어서 작업하자.

일단 계정을 생성한다.

Stack URL과 배포할 리전을 선택. 작성일 기준으로 한국 리전이 존재하지 않는 관계로 일본 리전을 사용했다

대시보드에서 데이터 소스를 추가해야 한다. 일단 데이터 소스로 cloudwatch를 추가하자.


Save & Test를 눌러 성공을 확인하였다.

다음의 정보들을 모니터링하고자 한다:
DynamoDB
- WCU, RCU
- SuccessfulRequestLatency
- ReturnedItemCount
- SystemErrors
Lambda
(각 함수에 대해)
- invocations
- 실행시간
- 에러율
API Gateway
(각 API에 대해)
- 메시지 수 (websocket)
- connection 수 (websocket)
- 호출 수 (rest)
- latency (rest)
- 에러율
Aurora
- ACU
- 커밋 latency
- 커밋 throughput
일단 새 대시보드를 만들자.

이어지는 화면에서 데이터 소스로 cloudatch를 선택한다.

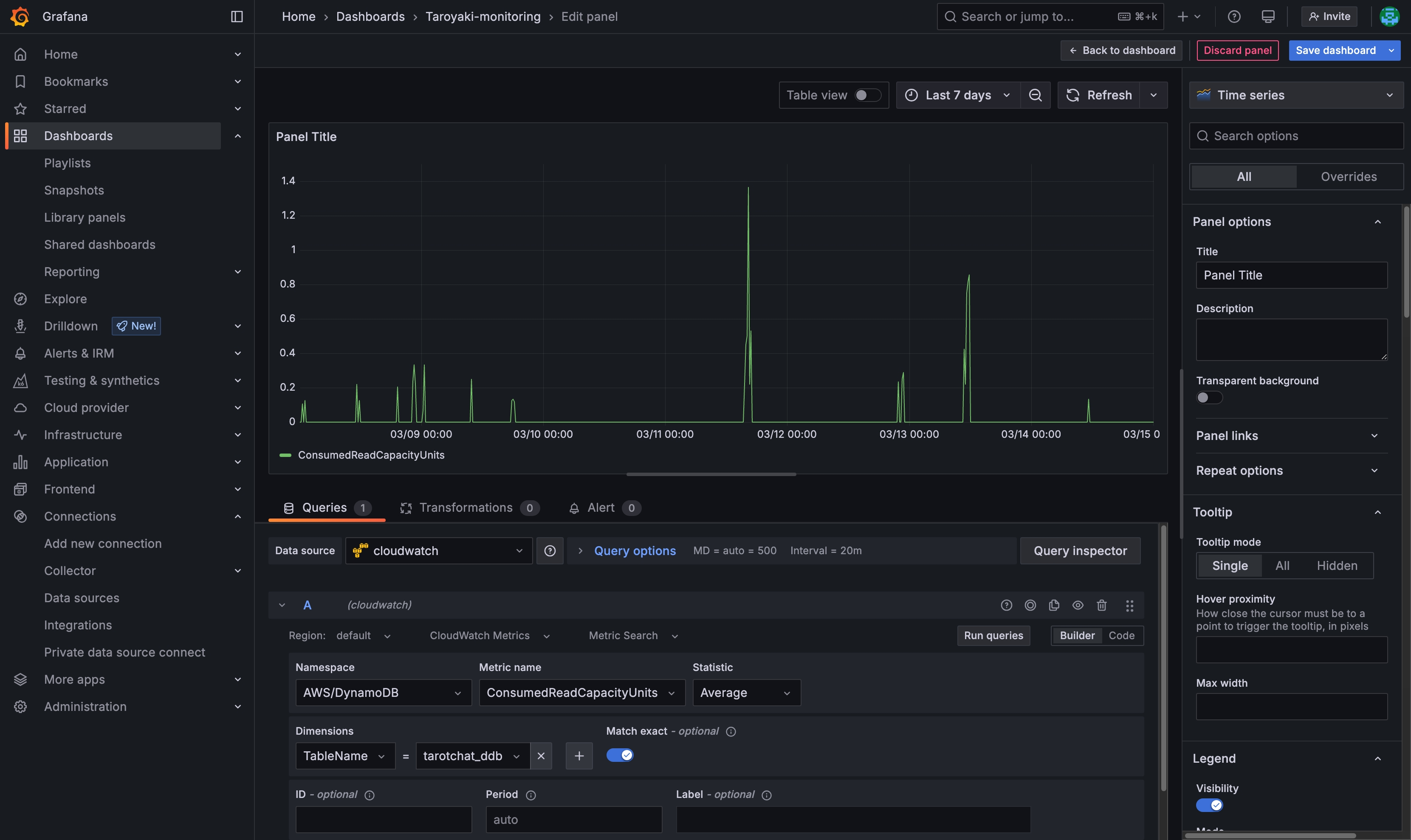
일단 DynamoDB 테이블의 ConsumedReadCapacityUnits를 모니터링해 보자.
물론 json 구문을 직접 짜는 방법도 있지만 빌더를 이용해 하나하나 옵션을 지정해 주었다.
입력하고 Run queries를 누르면

이렇게 해당 지표가 넘어온다.

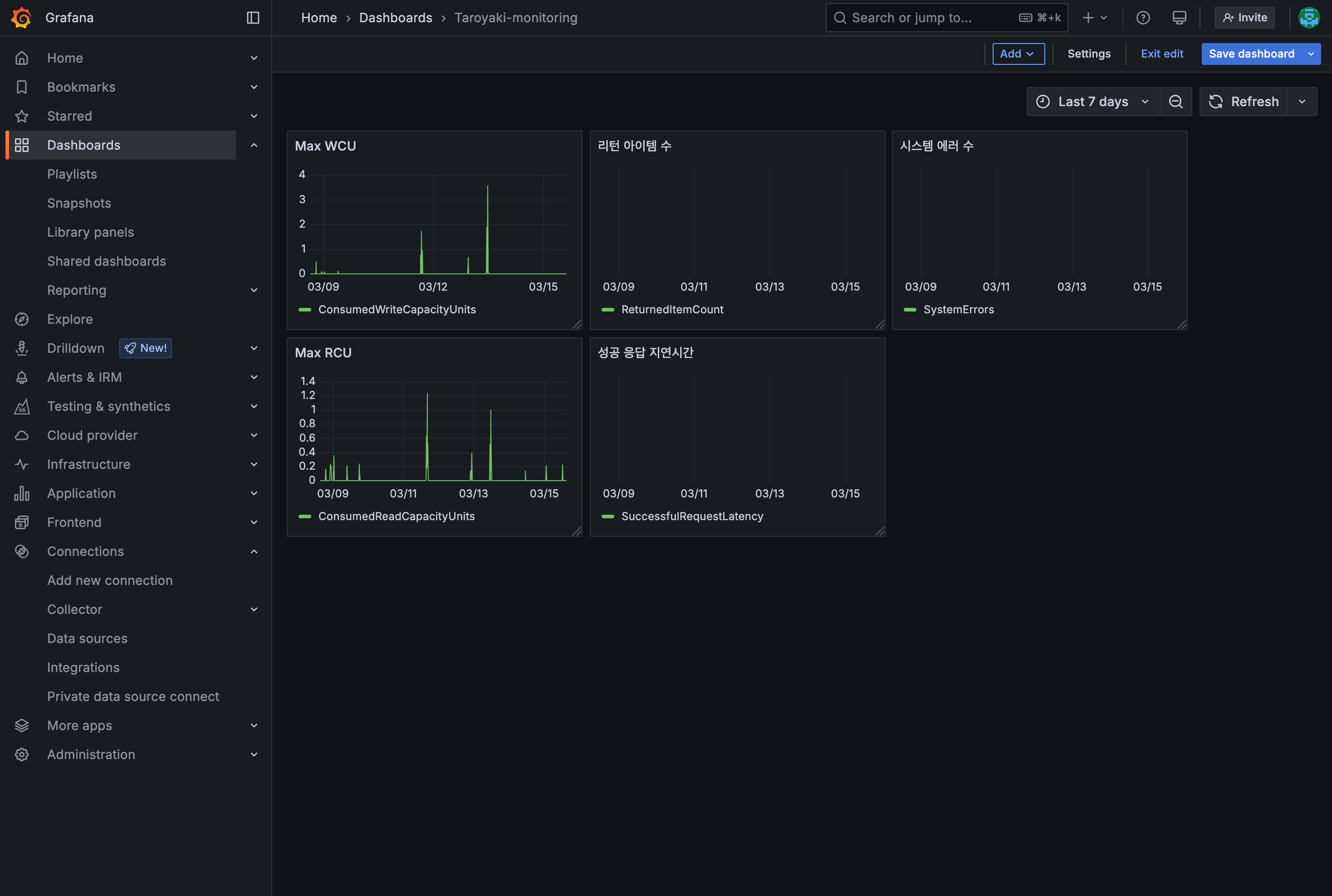
Back to dashboard를 눌러 대시보드로 돌아가고, 다시 Add > visualization을 눌러 다른 지표도 추가한다.

이 과정들을 반복하고, 레이아웃을 바꿔 가며 최종적으로 아래와 같은 대시보드를 구축하였다.

위에서부터 하나씩 살펴보자면,
베타테스트 당시 해당 대시보드를 적극적으로 확인하였다. 에러율과 지연 속도를 확인하고 그로서 추가적인 최적화가 어디가 필요한지 참고하는 데에 큰 도움이 되었다.