최근 arm환경(Mac M3)에서 다음과 같은 플로우로 빌드를 했지만 에러가 났었다....
명령어
./gradlew clean build
docker compose up -d
docker file
FROM openjdk:21
ARG JAR_FILE=build/libs/*.jar
COPY ${JAR_FILE} app.jar
ENTRYPOINT ["java", "-jar", "app.jar"]
docker compose 일부
backend:
container_name: honorsParking
depends_on:
- db
- redis
platform: linux/amd64
...
하지만 이렇게 실행했더니...!!! JVM 에러가 발생한다..!!
확실한 포인트를 찾지는 못했지만 docker image platform을 ARM으로 바꿨더니 해당에러가 한번도 발생안했다....
고로 한가지 가설을 세울 수 있었다.
이미 빌드한 이미지를 amd로 바꿔서 만들게 된다면 Docker-DeskTop의 에뮬레이터에서 돌아간다.
따라서 멀티 플랫폼(AMD, ARM)에서 빌드한 후 동작하게 하는것이 안전하다.
buildX를 사용하면 기존 이미지 빌드와는 다르게 ARM, AMD 멀티 플랫폼에서 빌드가 완료된다..!!
이 때 buildX라는 기술을 사용해줄 수 있다.
흐름은 아래와 같다.
1) buildX 활성화
docker buildx create --use
2) Task 실행
./gradlew dockerBuildxMultiPlatform
build.gradle task부분
tasks.register("dockerBuildxMultiPlatform", Exec) {
dependsOn bootJar
group = "docker"
description = "Build and push multi-platform docker image using buildx"
def imageName = "gyural/honors-parking-buildx:latest"
commandLine "docker", "buildx", "build",
"--platform", "linux/amd64,linux/arm64",
"-t", imageName,
"--push",
"."
doFirst {
println "Building multi-platform Docker image: ${imageName}"
}
}
3) 이때 docker compose 파일에 platform이 명시되어야 속도가 증가함!!
platform : linux/arm64
arm이 훨씬 효율이 좋은 최근 아키텍처라고 한다..!! 따라서 두가지 플랫폼중 어떤 플랫폼에서 성능이 우세할까 의문이 생겼고 따라서 비교 실험을 해보고자 한다..!!


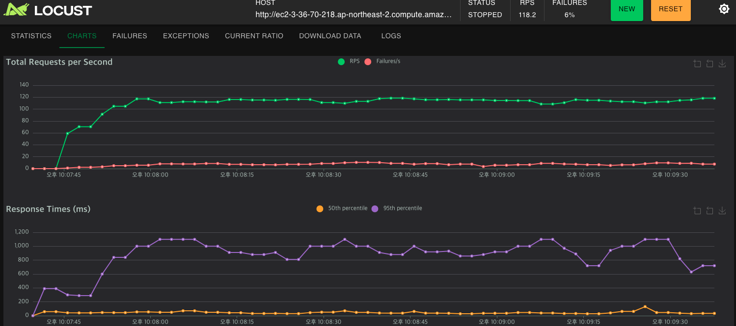
400명 유저가 있을 때 1초 내외로 99%유저에게 보장하지만... 비밀번호 변경 API에서 다른 API보다 2배의 latency가 발생 따라서 해당 API를 제외하고 다시 측정 해보겠다..!!
API 1개만 제외했더니 1000명의 유저에 대해서 버틸 수(1초 이내의 99%유저 응답)가 있었다...!!!
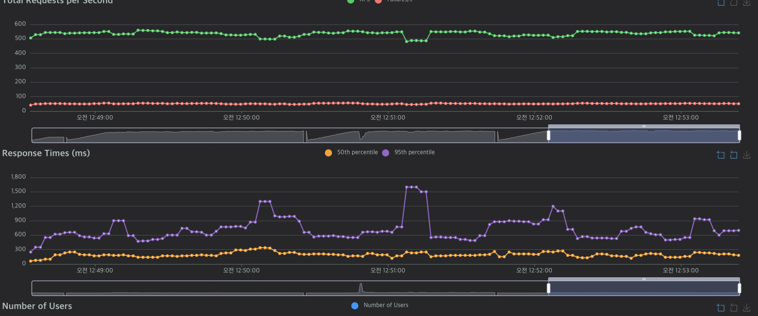
해당 부하에서는 유별나게 Response Time이 길었던 API는 보이지 않는다.


약 1100명 정도까지 99%유저에게 1초 이하의 응답을 보장했음
약 10%의 유저를 더 잘 버틴다고 볼 수 있음...!!


두개의 칩이 메모리는 같지만 CPU스펙이 다릅니다.
AMD : vCpu 1, ARM : vCpu 2
그런점에서는.... ARM이 좀더 성능이 우세했다고 보기는 힘든 것 같습니다.
AMD칩에서도 동일한 스펙인 인스턴스가 있다면 명확했겠지만
해당인스턴스는 AWS내에 존재를 하지 않기 때문에 비교가 불가능함...
ARM은 일단 프리티어가 적용이 안되기때문에 성능의 큰 차이가 없으며 프리티어가 가능한 AMD 환경을 쓰는것이 더 좋아보임..!!
1) SerVer에 웜업이 필요한 이유
2) 웜업에 대해서는 어떻게 측정을 해야하나??
-> 도메인을 고려? 아니면 어떻게??