[Opensearch] Opensearch Dashboards

jeonghyun yu·2024년 9월 9일

Logging PoC

목록 보기
2/3
post-thumbnail

가이드 참고

Quickstart

add sample data

  • opensearch의 샘플 데이터, 대시보드 등을 다운로드 받아 사용

Discovery

  • 데이터 검색, 범위 지정, DQL 사용 등
    • index 선택
    • 시간 범위 설정
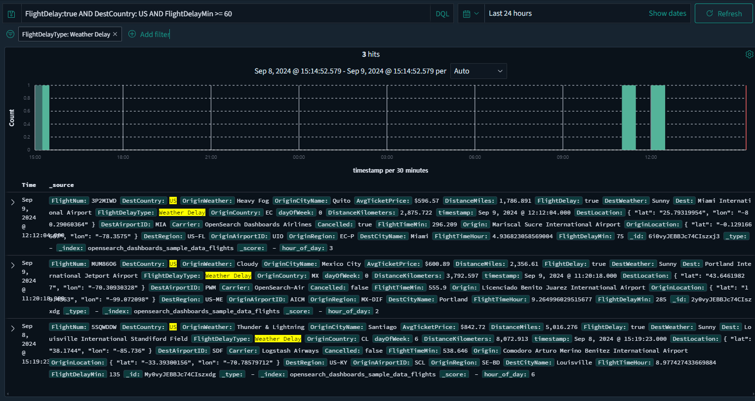
    • DQL 쿼리 검색
      • FlightDelay:true AND DestCountry: US AND FlightDelayMin >= 60
    • 검색 결과 필터링
      • 연착 사유가 날씨인 delay 건 확인
    • 검색 결과

Dashboards

  • 한 눈에 확인 가능하도록 데이터들을 시각화
    차트, 맵, 테이블 등을 포함하는 샘플 데이터로 진행
    • 패널 추가
      • 가장 하단에 추가되는 패널 확인
    • 대시보드 항목 클릭 시 filter로 상호작용이 되는 기능
      • 대시보드 상단 DQL 쿼리 검색 결과와 동일한 결과 출력

테마 커스터마이징

  • opensearch dashboards의 테마 커스터마이징이 가능
  • Dashboards Management - Advanced settings - Appearance

0개의 댓글