해당 글에서는 otel collector로 수집한 span 데이터를 spanmetrics 커넥터를 이용해 metrics 데이터로 변환하여, Prometheus에서 Native Histogram으로 수집하는 방법을 예시를 제공합니다
대략적인 그림은 아래와 같습니다 - reference의 youtube 화면 사용

reference의 youtube를 확인해보면 otel의 exponential 히스토그램과 prometheus의 native 히스토그램이 어떻게 호환되는지 확인할 수 있습니다

별도의 설명이 없는 경우, 모든 command는 github repo를 clone한 뒤, 루트 디렉토리에서 실행하는것을 기본으로 합니다
git clone https://github.com/kyeongjun-dev/otel-collector-native-histogram.git
cd otel-collector-native-histogram
github repo를 클론하여 아래 명령어로 도커 이미지를 빌드합니다
docker build -t springboot:local ./springboot
또는 도커허브에 올라가있는 이미지를 사용해도 됩니다
docker pull kyeongjundev/springboot:39e2e243b5ddd14f47c35a91f00c068aef13b6ab
grafana namespace에 tempo를 설치합니다
kubectl create ns grafana
helm install tempo charts/tempo -f values/tempo.yaml -n grafana
기본 사항만 설정한opentelemetry-collector-basic.yaml 파일로 otel collector를 monitoring namespace에 설치합니다
helm install opentelemetry-collector charts/opentelemetry-collector -f values/opentelemetry-collector-basic.yaml -n monitoring
grafana namespace에 grafana를 설치합니다
helm install grafana charts/grafana -f values/grafana.yaml -n grafana
기본 values.yaml 파일에서 수정한 부분은 아래와 같습니다
NodePort로 변경diff charts/grafana/values.yaml values/grafana.yaml
231c231
< type: ClusterIP
---
> type: NodePort
240a241
> nodePort: 30001
483c484
< # adminPassword: strongpassword
---
> adminPassword: admin
655c656,664
< datasources: {}
---
> datasources:
> datasources.yaml:
> apiVersion: 1
> datasources:
> - name: Tempo
> type: tempo
> access: proxy
> url: http://tempo.grafana.svc.cluster.local:3100
> basicAuth: false
springboot namespace에 springboot 앱을 배포합니다
kubectl create ns springboot
kubectl apply -f springboot/springboot-k8s-otel.yaml -n springboot
http://localhost:30008 url로 curl이나 브라우저에서 접속 후, grafana에서 trace가 수집되는 것을 확인합니다

otel collector에서 trace를 metrics로 변환한 후, metrics 데이터를 전송할 Prometheus를 prometheus namespace에 설치합니다
kubectl create ns prometheus
helm install kube-prometheus-stack charts/kube-prometheus-stack -f values/kube-prometheus-stack.yaml -n prometheus
기본 values.yaml 파일에서 수정한 부분은 아래와 같습니다
prometheusOperator, prometheus만 enableNodePort로 변경enableFeatures에서 기능enableRemoteWriteReceiver 기능 활성화crds:
enabled: true
defaultRules:
create: false
global:
rbac:
create: true
windowsMonitoring:
enabled: false
prometheus-windows-exporter:
prometheus:
monitor:
enabled: false
alertmanager:
enabled: false
grafana:
enabled: false
kubernetesServiceMonitors:
enabled: false
kubeApiServer:
enabled: false
kubelet:
enabled: false
kubeControllerManager:
enabled: false
coreDns:
enabled: false
kubeDns:
enabled: false
kubeEtcd:
enabled: false
kubeScheduler:
enabled: false
kubeProxy:
enabled: false
kubeStateMetrics:
enabled: false
nodeExporter:
enabled: false
prometheusOperator:
enabled: true
prometheus:
enabled: true
service:
type: NodePort
nodePort: 30090
targetPort: 9090
port: 9090
agentMode: false
prometheusSpec:
externalLabels: {}
enableRemoteWriteReceiver: true
enableFeatures:
- native-histograms
otel collector 설치에 사용한 values를 다르게 하여 재배포 합니다 - spanmetrics/exponential connector 사용
helm upgrade opentelemetry-collector charts/opentelemetry-collector -f values/opentelemetry-collector-native-histogram.yaml -n monitoring
지속적으로 어플리케이션을 call하는 스크립트를 실행시킵니다
sh curl-springboot-delay.sh
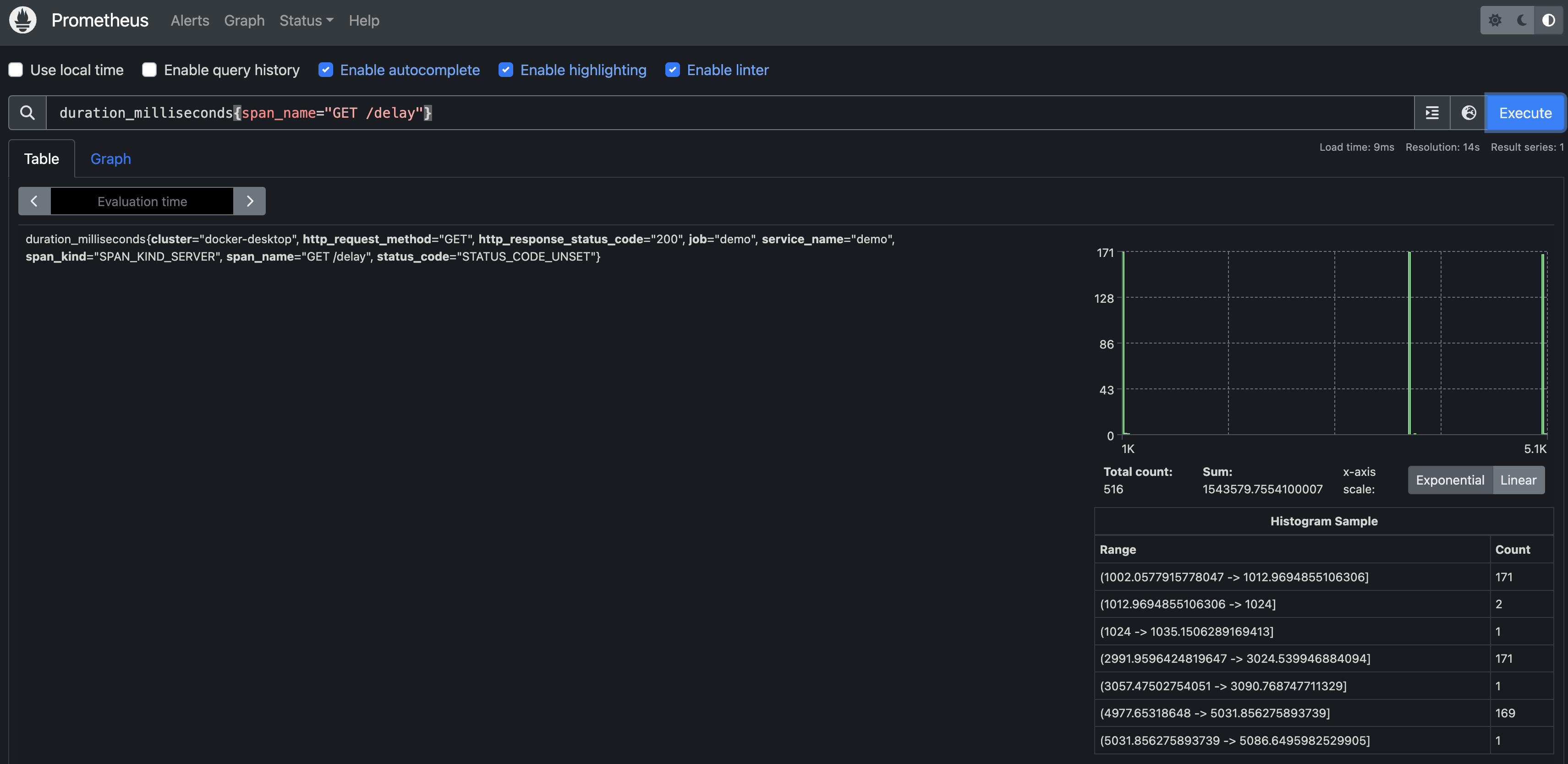
http://localhost:30090 url로 prometheus에 접속후, duration_milliseconds{span_name="GET /delay"}를 검색합니다
curl-springboot-delay.sh가 /delay로 지속적으로 요청을 보냅니다