
Recording Rule은 Prometheus에서 자주 사용하는 계산식(PromQL) 을
미리 계산해 새로운 메트릭으로 저장해두는 기능이다.
이렇게 해두면,
예를 들어,
topk(3,sum(rate(container_cpu_usage_seconds_total{pod!=""}[1m])) by (pod))
이런 긴 식을 매번 입력하는 대신, recording rule로 정의해두면:
record: pod:cpu_usage:top3
이렇게 간단한 이름으로 조회할 수 있다.
이번 포스팅에서는 다음 두 가지 Recording Rule을 만들어본다.
파일명: patch-recording-1.yaml
apiVersion: monitoring.coreos.com/v1
kind: PrometheusRule
metadata:
name: custom-recording-rules-1
namespace: monitoring
labels:
release: kube-prom-stack
spec:
groups:
- name: custom.recording.rules.1
rules:
- record: node:memory_usage:percent
expr: |
100 - 100 * (
(node_memory_MemTotal_bytes
- node_memory_MemFree_bytes
- node_memory_Buffers_bytes
- node_memory_Cached_bytes
- node_memory_SReclaimable_bytes)
/
node_memory_MemTotal_bytes
)
파일명: patch-recording-2.yaml
apiVersion: monitoring.coreos.com/v1
kind: PrometheusRule
metadata:
name: custom-container-cpu-top3
namespace: monitoring
labels:
release: kube-prom-stack
spec:
groups:
- name: custom-container-cpu-top3
interval: 15s
rules:
- record: pod:cpu_usage:top3
expr: |
topk(3,
sum(rate(container_cpu_usage_seconds_total{pod!=""}[1m])) by (pod)
)
Recording Rule 적용 명령어
kubectl apply -f patch-recording-1.yaml
kubectl apply -f patch-recording-2.yaml

이렇게 적용을 시켰으며,
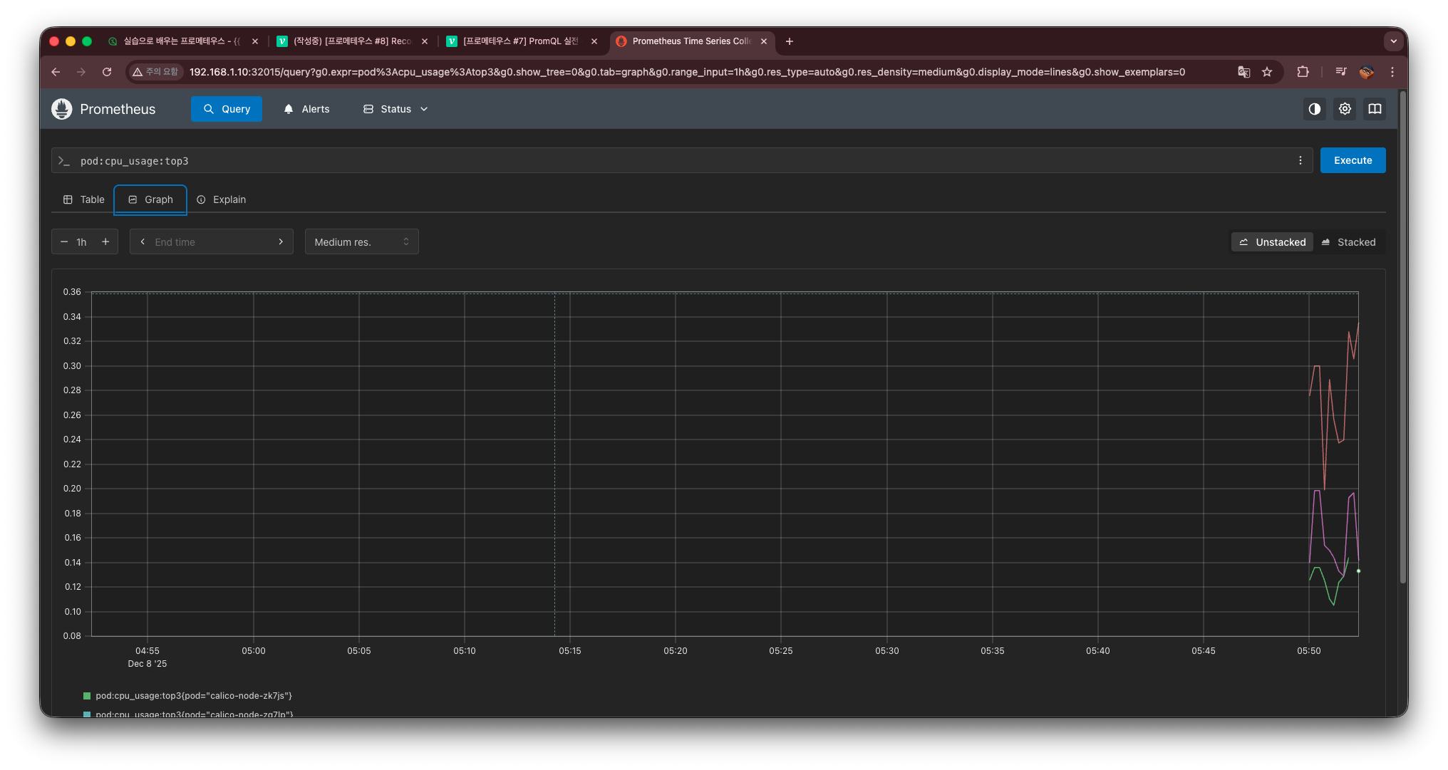
이제 프로메테우스 ui에 가서 확인을 해 볼 것이다.

이렇게 Custom- 하고 만든 rule 두 개를 확인할 수 있다.

또한 graph에서 만든 rule이 자동완성으로 뜨는 것을 확인 및
조회 가능한 것을 확인할 수 있다.