
문제 예방, 빠른 대응, 성능 최적화, 사용자 경험 향상, 비즈니스 연속성
보안
Spring Boot Actuator
Actuator 의존성 추가
implementation 'org.springframework.boot:spring-boot-starter-actuator'
implementation 'org.springframework.boot:spring-boot-starter-web'
Actuator 엔드포인트 설정
never : 헬스 체크 상세 정보를 절대 표시하지 않는다
always : 모든 사용자에게 헬스 체크 상세 정보를 항상 표시
when_authorized : 인증된 사용자에게만 헬스 체크 상세 정보를 표시
src/main/resources/application.properties
spring.application.name=sample
server.port=8080
#모든 엔드포인트 노출 설정
management.endpoints.web.exposure.include=*
#헬스 체크 엔드포인트 상세 정보 표시 설정
management.endpoint.health.show-details=always
# 이 설정은 /actuator/health 엔드포인트에서 헬스 체크 정보를 항상 상세히 보여주도록 설정합니다. 기본적으로, 헬스 체크 엔드포인트는 요약된 상태 정보만 제공하며, 상세 정보는 노출되지 않습니다.
주의사항 및 권장사항
# 애플리케이션의 기본 포트를 8080으로 설정
server.port=8080
# Actuator 엔드포인트를 19090 포트에서 서비스하도록 설정
management.server.port=19090실습


Prometheus 란?
Prometheus의 주요 구성 요소
실습
🔔Prometheus 버전 안내사항
Prometheus 버전이 1.1.3으로 업데이트 됨에 따라서, Springboot 버전 3.3.3 이상에서만 동작합니다.
https://start.spring.io/ 에서는 최신 버전만 지원하고 있으므로 버전 선택에 참고 바랍니다.
참고 링크 : https://github.com/micrometer-metrics/micrometer/issues/5093

먼저 스프링 프로젝트 부터 생성하겠습니다. 이전 실습에 Prometheus를 추가합니다.

src/main/resources/application.properties 를 수정합니다.
spring.application.name=sample
server.port=8080
#모든 엔드포인트 노출 설정
management.endpoints.web.exposure.include=*
#헬스 체크 엔드포인트 상세 정보 표시 설정
management.endpoint.health.show-details=always # 이 설정은 /actuator/health 엔드포인트에서 헬스 체크 정보를 항상 상세히 보여주도록 설정합니다. 기본적으로, 헬스 체크 엔드포인트는 요약된 상태 정보만 제공하며, 상세 정보는 노출되지 않습니다.
management.endpoint.prometheus.enabled=true
http://localhost:8080/actuator/prometheus 에 접속하여 프로메테우스 매트릭스를 확인할 수 있습니다.

Prometheus 설정 파일 생성
host.docker.internal은 Docker에서 제공하는 특수한 DNS 이름으로, Docker 컨테이너가 호스트 머신(즉, Docker를 실행하는 컴퓨터)의 네트워크 서비스에 접근할 수 있도록 합니다. 이를 통해 컨테이너 내부에서 호스트 머신의 네트워크 주소를 참조할 수 있습니다.global:
scrape_interval: 15s
scrape_configs:
- job_name: 'spring-boot'
metrics_path: '/actuator/prometheus'
static_configs:
- targets: ['host.docker.internal:8080']Prometheus 실행
docker run -d --name=prometheus -p 9090:9090 -v /path/to/prometheus.yml:/etc/prometheus/prometheus.yml prom/prometheus
localhost:9090 에 접속해봅니다.프로메테우스 서버에 접속할 수 있습니다.

상단 메뉴에서 Status > Targets에 접속하여 스프링 애플리케이션의 매트릭스를 수집하고 있는것을 확인 할 수 있습니다 (나오지 않는다면 스프링 애플리케이션을 Run하고 있는지 확인합니다.)


그라파나란?
그라파나 주요기능
5.3 그라파나 설치하기
Docker 를 사용하여 그라파나 컨테이너를 실행합니다.
docker run -d --name=grafana -p 3000:3000 grafana/grafana
localhost:3000에 접속하여 로그인을 진행합니다. 기본계정의 아이디와 비밀번호는 admin/admin 입니다.

대시보드에서 DATA SOURCE 를 클릭한 후, Prometheus를 선택합니다.


Name을 입력한후, Contact에 Prometheus Server URL 을 입력합니다. 여기서는 host.docker.internal을 사용했습니다(스프링 애플리케이션이 호스트 PC에서 실행되어 접근하기 위함)
그후, Save & test를 클릭하여 저장합니다.


대시보드 메뉴에 접속하여 Create Dashboard 버튼을 클릭합니다. 그후 import dashboard 를 클릭합니다.


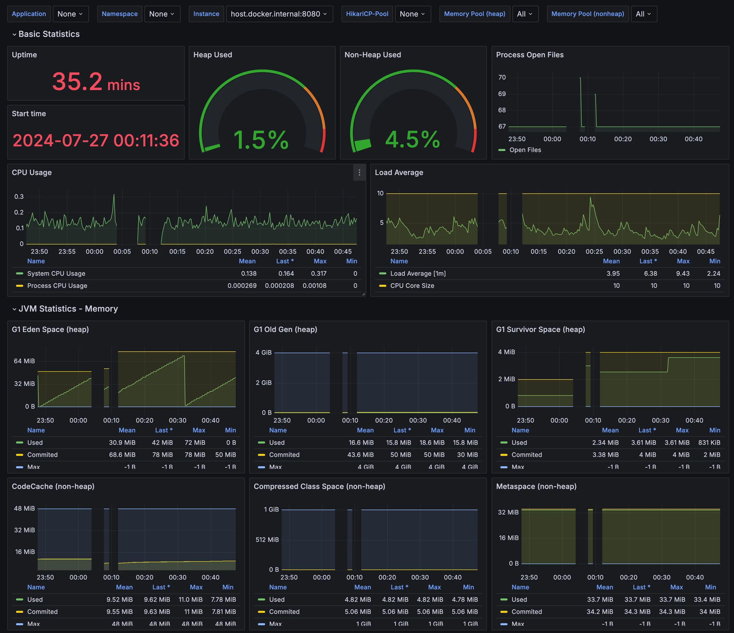
임포트 창에서 19004을 입력하고 Load 버튼을 클릭합니다.19004는 그라파나에서 제공하는 spring boot 3용 대시보드입니다.

prometheus 를 선택하고 Import 를 클릭하면 대시보드가 생성됩니다.


슬랙 앱 생성
여기는 슬랙 API 할 때랑 비슷함.
그라파나 Alert 설정
그라파나에서 사이드메뉴에 Alerting > Contact points 에 접속하여 Add contact point 버튼을 클릭합니다.


Name 을 입력한 후, Integration 을 Slack을 선택합니다. 그후 Webhook URL에 아까 앱에서 복사한 URL을 입력합니다. 테스트 버튼을 클릭하면 테스트 메시지가 슬랙 채널로 오는 것을 확인할 수 있습니다.


그라파나 사이드 메뉴에서 Alerting > Notification policies 로 들어갑니다. 그 후 Default policy의 edit 버튼을 클릭합니다. 이후 나온 Edit창에서 Default contact point 를 이전에 생성한 contact point로 선택합니다.



Alerting > Alert rules 를 클릭하여 “New alert rule”을 클릭합니다.


알림 이름을 입력합니다. Define query and alert condition 에서 matric을 UP을 선택하고 Label filter 에서 Job , spring-boot 를 선택합니다.
Expression 의 Threshold에서 IS BLOW를 선택 숫자는 1을 입력합니다. 이를 통해 만약 애플리케이션이 정지되면 알람이 발송되게 됩니다.

스크롤 하여 내려가면 Set evaluation behavior 섹션을 볼 수 있습니다.
Folder 및 Evaluation group을 선택또는 새로 생성합니다.
pending period, Evaluation internal 은 빠른 확인을 위해 1m으로 설정합니다.


좀더 스크롤해 내려가면 Confifure labels and notifications 메뉴가 있습니다. 해당 메뉴의 contact point 을 이전에 설정한 slack으로 설정합니다.

그라파나 Alert 설정 확인
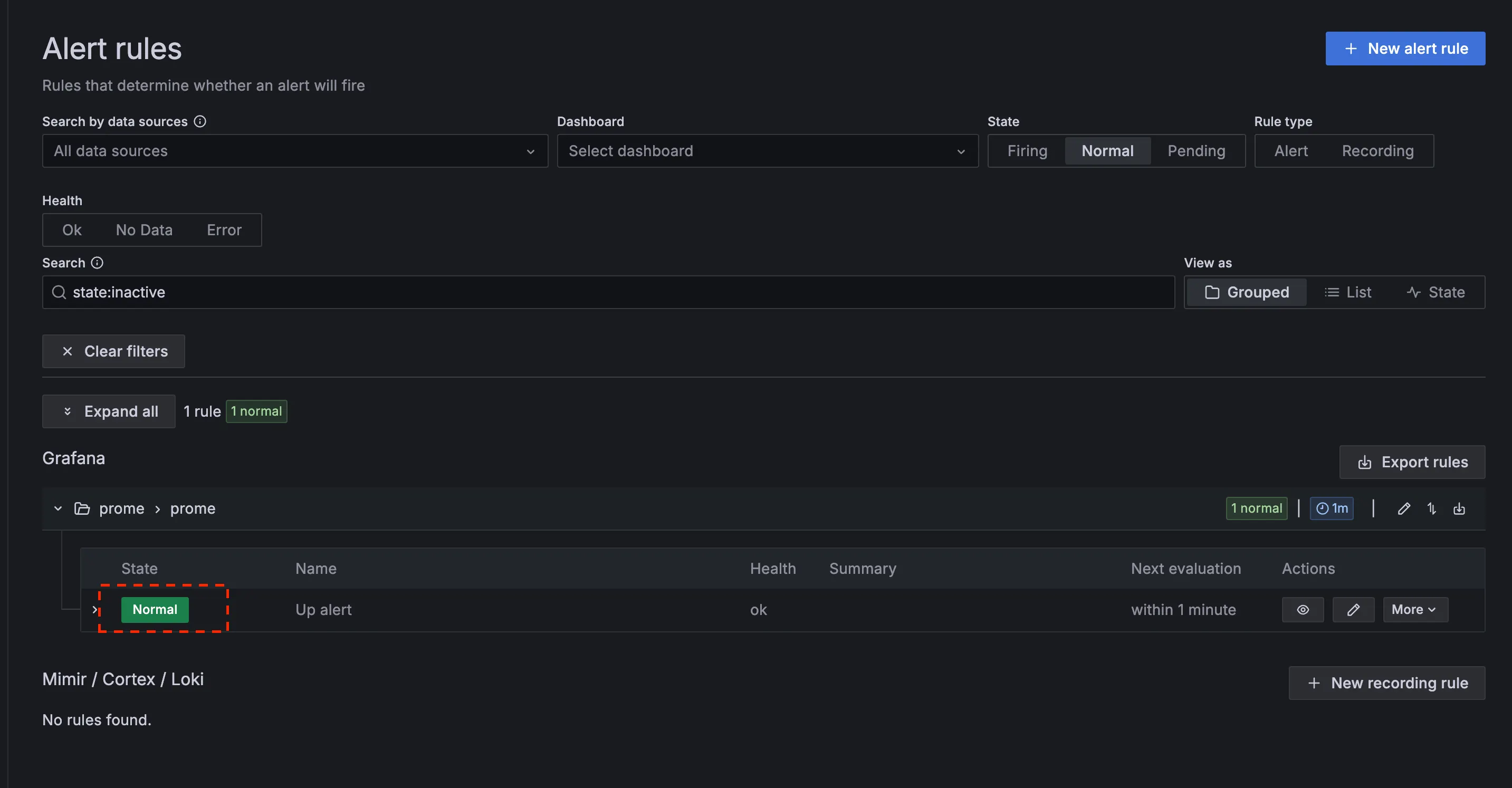
Alert rules에 생성한 Alert이 노출 됩니다. 상태는 Normal인 것을 확인할 수 있습니다.

스플링 애플리케이션을 정지 시키면 Normal 이었던 상태가 Pending > Firing으로 변경됩니다.
그후 잠시 기다려면 슬랙 채널로 Firing 알람이 오는것을 확인할 수 있습니다.



다시 스프링 애플리케이션을 실행한후 기다리면 슬랙 채널로 Resolved 알람이 오는것을 확인할수 있습니다.
(해당 알람은 도착하는데 시간이 걸립니다!)
