

계기는 단순했다 내가 받고 있는 GCA 교육 과정 중에 갑자기 GAIQ 특강을 하니 듣고 해당 자격증을 취득해보라고 하였다 그래서 뭔지 모르겠지만 그래도 하나 있으면 좋겠지라는 마음으로 신청을 하게 되었다

GAIQ (Google Analytics Individual Qualification)은
데이터를 분석해 마케팅 자료로 사용하는 "구글 애널리틱스"의 자격증이다국가인증은 아니지만 단시간에 빠르게 딸 수 있고
언제 어디서든 인터넷으로 시험을 볼 수 있고 실무 활용도가 높은 자격이라고 한다

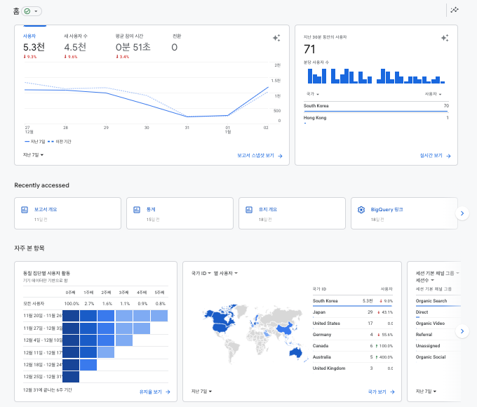
구글 애널리틱스(GA)는 웹/앱에 들어노는 사용자들의 행위를 시각화하여 분석할 수 있게 리포팅 해주는 툴이다
예를 들면 어떤 사용자가 웹사이트를 방문했는지, 어떤 경로를 통해 방문했는지, 웹사이트에서 어떤 행동을 보이는지에 대한 흔적등을 분석한다
또한 이를 쉬운 사용자 인터페이스로 직관적인 데이터 자료를 제공한다

이를 통해 시장에 대한 인사이트를 얻어서 마케팅 전략에 주로 사용한다

일단은 나의 전공하고 크게 관련이 없는 자격증이였다
GA를 활용할 수 있는가에 대한 시험문제가 주로 출제되었고
내가 받고 있는 교육과정하고도 완전히 다른 분야였다주로 마케팅이나 경영 관련된 전공자들이 많이 취득하는 자격증 같다
하지만 가장 중요한 점은 이 자격증이 있어도 큰 의미가 없을 것 같다
일단 시험이 변별력이 너무 없다
온라인 시험이고, 응시료도 없고, 또한 시험문제가 문제은행식이여서 문제와 답이 다 주어지고 그리고 또한 영구 자격증이 아니다 1년짜리이다그러니 사실상 스펙이라고도 부르기도 애매하다
GAIQ는 그냥 구글 애널리틱스를 알고 있고, 한 번에 사용해봤다 라는 의미로
여기면 될 것 같다
GA를 사용하면서 느낀점은 진짜 접속기록이 저렇게 다 분석된다고 생각하니
무섭다는 생각이 들면서 소설 1984의 Big Brother가 생각이 났다그리고 또한 저렇게 구현할 수 있는 Google의 기술력에 다시 한번 Respect을 보낸다