데이터를 수집하고 저장하는 모니터링 시스템
Prometheus는 pull방식으로 데이터를 가져온다
각 파드나 노드에 노출된 /metrics 엔드포인트에 정기적으로 요청을 보내 데이터를 가져온다
Prometheus의 데이터를 시각화하는 대시보드 플랫폼
Prometheus를 데이터 소스로 연결해 그래프 형태로 표현
Grafana는 데이터 저장을 하지 않음 ->Prometheus에서 가져온 데이터를 실시간으로 이용
/metrics를 통해 자기 자신을 노출Prometheus가 해당 엔드포인트를 통해 주기적으로 metric을 pullGrafana는 Prometheus에 쿼리하여 데이터를 읽고 대시보드로 보여줌Grafana의 Data Sources에서 Prometheus를 등록Kubernetes mixin 템플릿을 불러오거나 직접 쿼리 생성
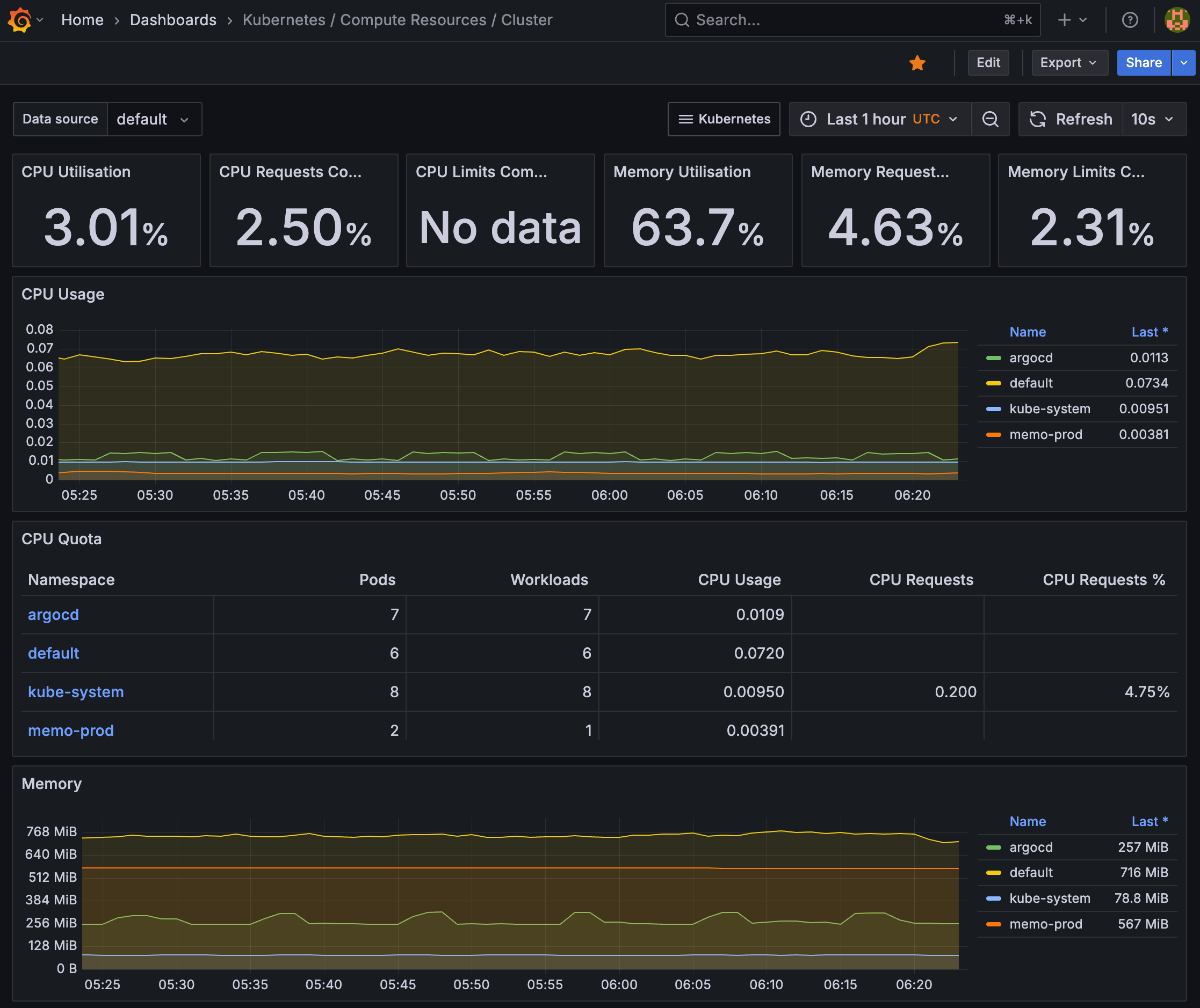
default로 추가된 Prometheus가 있어 이걸 사용했다.
대시보드는 클러스터 전체 CPU, 메모리 자원 사용률을 보기 위해Kubernetes / Compute Resources / Cluster를 선택했다.

