이제 Grafana에서 InfluxDB에 올린 데이터 그래프를 확인 하고, Mobius 서버에 올라온 데이터를 REST API 를 통해서 가져오는 내용을 포스팅 하겠다.
Grafana Dashboard 탭에 들어가면,

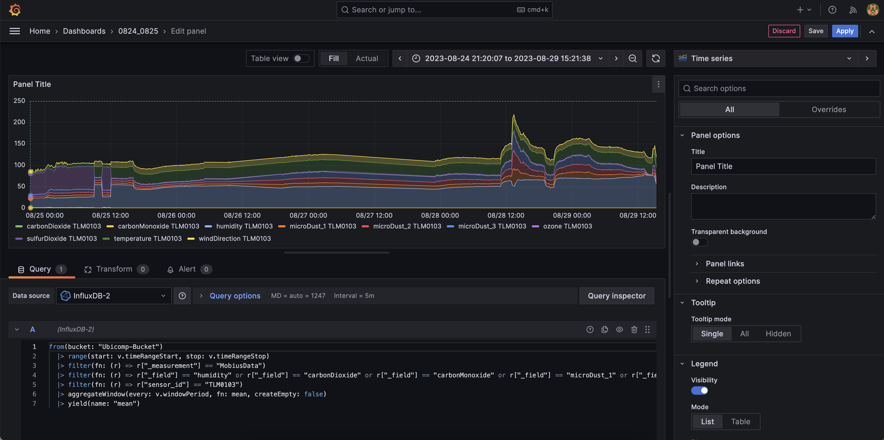
InfluxDB에 올린 데이터 그래프를 확인 할 수 있는 데, InfluxDB Dashboard에 비해서 확실히 시각화가 잘 되어 있고, 다양한 템플릿이 있다.
그 전에 flux라는 query문을 작성해줘야 데이터가 특정되어 보여주는 데, 이 flux를 작성하지 않으면 아무것도 나타나지 않는다. time range 또한 지정해줘야한다.

일단 여기에 있는 flux를 복사해서 붙여 넣으면

InfluxDB에 있는 그래프와 같은 그래프를 볼 수 있다.
이제 데이터 시각화 하는 단계는 끝났다. 자신이 더 InfluxDB를 공부해도 되고, Grafana 라이브러리를 더 봐서 다양한 시각화 템플릿을 사용해도 된다.
Mobius REST API 사용
이 포스팅에선 Mobius 서버 설치에 대해 다루지 않는다. 추후에 Mobius Server 설치 포스팅을 하겠다.