
Apache JMeter는 서버의 성능 및 부하를 측정할 수 있는 100% 순수 Java 기반의 오픈소스 테스트 도구이다. JMeter는 서버나 네트워크에게 과부하 시뮬레이션하여 강도를 테스트하거나 다양한 부하 유형에서 전체 성능을 분석할 수 있다. 특히 웹 서버 테스

Spring Boot 애플리케이션과 Prometheus를 통합하여 애플리케이션의 메트릭 데이터를 수집하고 모니터링하는 방법에 대해 알아보자. Prometheus는 강력한 모니터링 및 경고 도구로, Spring Boot와의 통합을 통해 애플리케이션 상태를 실시간으로 확인

이전에 Prometheus 를 가지고 Spring boot 애플리케이션의 메트릭 데이터를 시각화 해봤다. 이번엔 Prometheus 에 Grafana 를 추가하여 대시보드를 만들고, 시각적으로 메트릭을 표현해보자.Grafana는 오픈소스 기반의 데이터 시각화 및 모니터

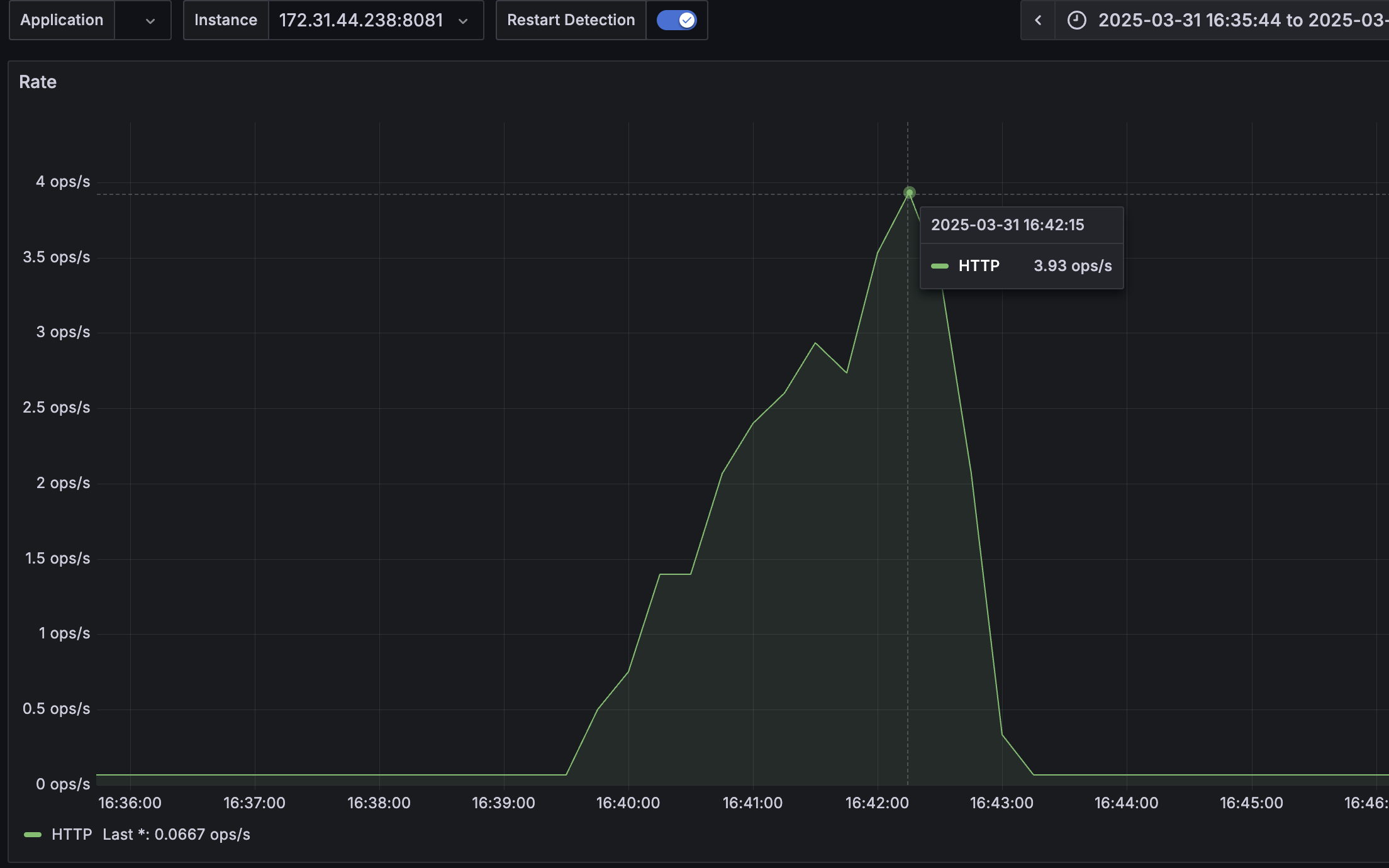
부하 테스트는 단순히 "얼마나 많은 요청을 버티는가"를 넘어서, 시스템이 어떻게 반응하는지를 시각화하고 분석해보자. 이 글에서는 JMeter를 사용하여 두 가지 점진적 부하 테스트를 수행하고, Grafana를 통해 메트릭을 분석한 내용을 정리했다.테스트 대상은 Spri