지난 포스팅에서는 RabbitMQ Metrics를 수집하고 이를 Grafana 대시보드에서 볼수 있도록 설정하였습니다.
이번 포스팅에서는 MariaDB Metrics를 수집하고 Grafana 대시보드에 표시 되도록 설정하고자 합니다.
다른 Node Exporter와는 다르게 MariaDB는 metrics 정보를 수집 하기 위해선 우선 권한을 가진 계정이 필요합니다.
# 계정 생성
CREATE USER 'monitoring'@'%' IDENTIFIED by 'password' WITH MAX_USER_CONNECTIONS 2;
# 권한 부여
## PROCESS : 현재 실행중인 프로세스 조회 권한
## REPLICATION CLIENT : Master, Slave 조회 권한
## SELECT : 모든 DB, 테이블에 대한 SELECT 조회 권한
GRANT PROCESS, REPLICATION CLIENT, SELECT ON *.* TO 'monitoring'@'%';
FLUSH PRIVILEGES;
계정을 생성하고 조회 권한을 부여하였다면, 다음으로 MySQL Exporter 설치를 진행합니다.
wget https://github.com/prometheus/mysqld_exporter/releases/download/v0.15.0/mysqld_exporter-0.15.0.linux-amd64.tar.gz
tar xvfz mysqld_exporter-0.15.0.linux-amd64.tar.gz
sudo mv mysqld_exporter-0.15.0.linux-amd64 /usr/local/mysqld_exporter
Mysql Exporter 설치하였다면 Systemd에 등록하여 사용할수 있도록 작업이 필요합니다.
우선 /etc/systemd/system/ 경로에 mysqld_exporter.service 생성합니다.
[Unit]
Description=Prometheus MySQL Exporter
After=network.target
[Service]
User=root
Group=root
Type=simple
Restart=always
ExecStart=/usr/local/mysqld_exporter/mysqld_exporter \
--config.my-cnf /usr/local/mysqld_exporter/my.cnf \
--collect.global_status \
--collect.info_schema.innodb_metrics \
--collect.auto_increment.columns \
--collect.info_schema.processlist \
--collect.binlog_size \
--collect.info_schema.tablestats \
--collect.global_variables \
--collect.info_schema.query_response_time \
--collect.info_schema.userstats \
--collect.info_schema.tables \
--collect.perf_schema.tablelocks \
--collect.perf_schema.file_events \
--collect.perf_schema.eventswaits \
--collect.perf_schema.indexiowaits \
--collect.perf_schema.tableiowaits \
--collect.slave_status \
--web.listen-address=0.0.0.0:9104
[Install]
WantedBy=multi-user.target
Service 파일을 생성하였다면 daemon에 등록한 후에 Service 실행이 필요합니다.
# 추가 된 서비스 설정을 데몬에 반영
sudo systemctl daemon-reload
# MySQL Exporter 서비스 실행
sudo systemctl enable --now mysqld_exporter
MySQL Exporter 실행이 끝났다면 해당 서비스가 제대로 동작하는지 확인이 필요합니다.
sudo systemctl status mysqld_exporter 

Mysql Exporter 설치, 세팅 작업이 완료되었습니다.
다음 MariaDB Metrics 정보를 수집하기 위한 Prometheus 설정이 필요합니다.
우선 /etc/prometheus/prometheus.yml 에 MySQL 설정 작업을 추가해야 합니다.
scrape_configs:
- job_name: 'mysql-server'
static_configs:
- targets: ['${mysql_server_ip}:9104']
설정이 완료되었다면 Prometheus를 재기동 합니다.
sudo systemctl restart prometheus
sudo systemctl status prometheus

Prometheus를 재기동 하였다면 브라우저로 접근하여 연결 되었는지 확인이 필요합니다.

MySQL Exporter, Prometheus까지 연동이 완료되었습니다.
이제 마지막으로 Grafana를 연동하여 대시보드에 데이터를 시각화해 보겠습니다
RabbitMQ, Redis Dashboard 연결과 마찬가지로 직접 구현할 수도 있으나 아래 사이트 들어가서 Mysql 관련 테마를 검색한 후 나에게 맞는 테마를 선택하였습니다.


3.복사 했던 ID를 붙여놓기 한 다음 import 클릭


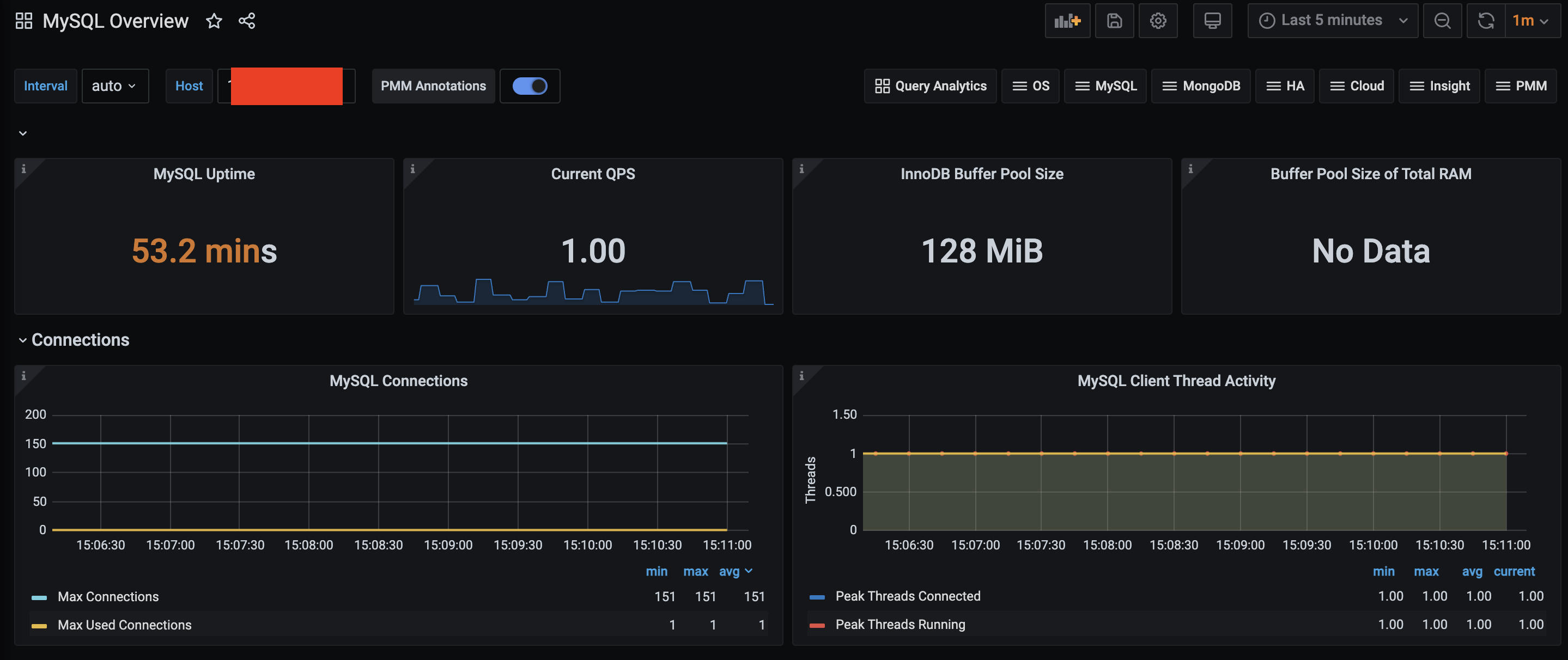
해당 과정을 진행하면 아래와 같이 MySQL 대시보드가 생성 됩니다.

MariaDB Metrics 정보까지 수집이 완료되었습니다.
다음 블로그 글에는 Nginx Metrics를 수집하도록 하겠습니다.