지난 포스팅에는 Nginx 소프트웨어 metrics 정보를 연동하여 Grafana Dashboard를 구현하였습니다.
이번 포스팅에는 pm2 Metrics를 수집하도록 세팅하는 작업을 진행하겠습니다.
가장 먼저 pm2가 설치 되어있는지 여부 부터 확인이 필요합니다.
명령어
pm2 ls
확인 결과

만약 pm2가 설치 되지 않았다면 다음 명령어을 이용하여 설치 하도록 하자
npm install -g pm2
pm2가 설치 되었다면 Metrics 를 수집할 수 있도록 설치가 필요합니다.
pm2 metrics 설치
pm2 install pm2-metrics


pm2-metrics 설치가 완료되었다면 이제는 prometheus를 연결이 필요합니다.
scrape_configs:
- job_name: 'node18-pm2'
static_configs:
- targets: ['${node_server_ip}:9209']sudo systemctl restart prometheus
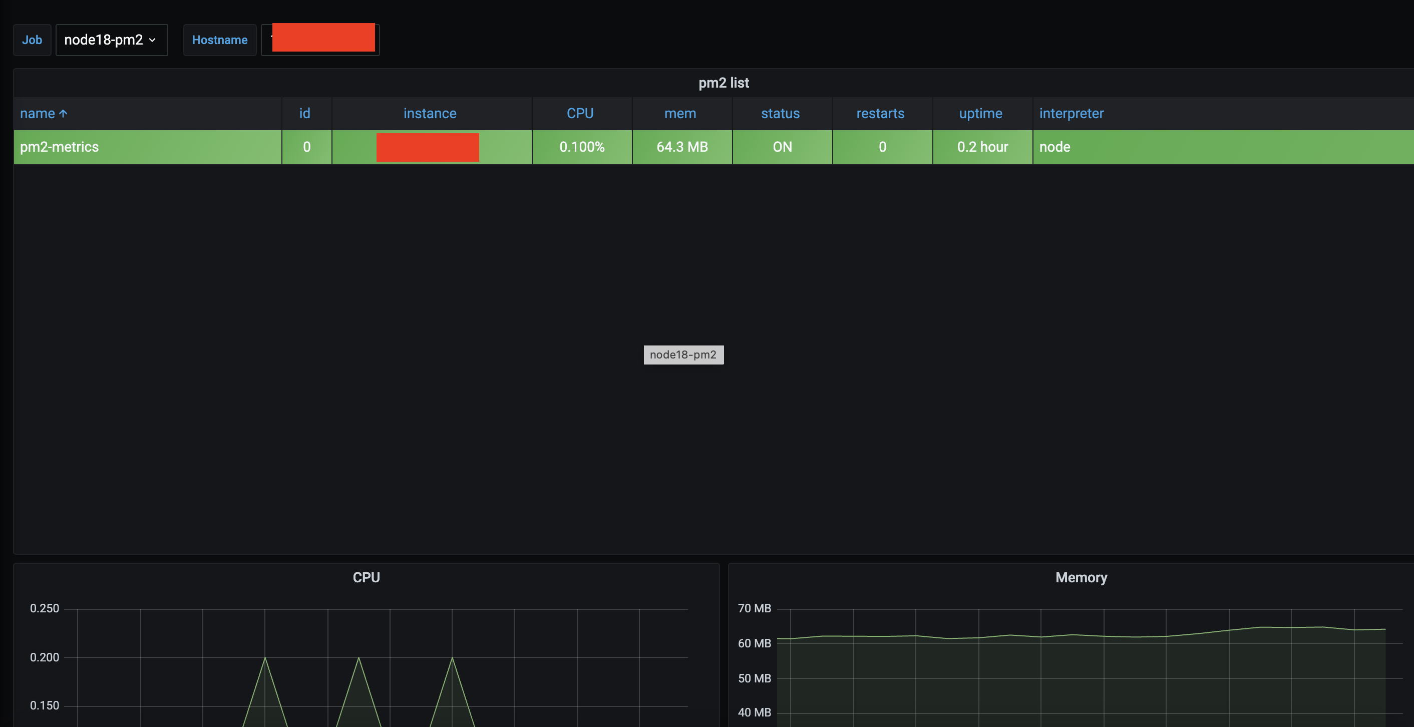
Prometheus 연결 까지 완료되었다면 수집 된 데이터를 볼수 있도록 Grafana 연동이 필요합니다.
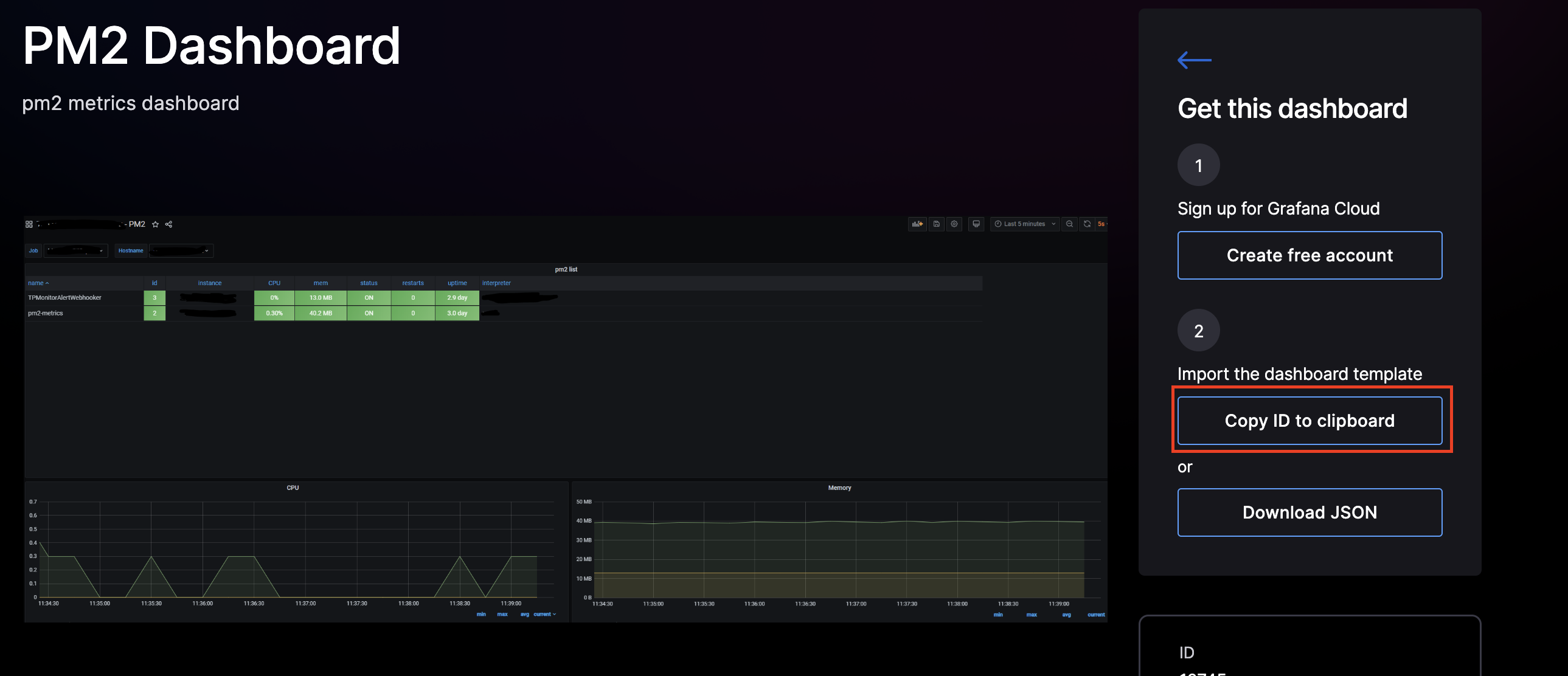
여러 모듈과 마찬가지로 대시보드를 직접 구현할 수도 있으나 아래 사이트 들어가서 pm2 관련 테마를 검색한 후 나에게 맞는 테마를 선택하였습니다.

왼쪽 매뉴에 ‘Create’ > ‘import’ 클릭

복사 했던 ID를 붙인 다음 Load 클릭

3.Name, Folder, Prometheus 선택후 import 클릭

해당 과정을 진행하면 아래와 같이 대시보드가 생성됩니다.

pm2 metric 지표 까지 수집이 완료되었습니다.
다음 블로그에는 각 서버 별로 Metrics 정보를 수집하는 작업을 진행하도록 하겠습니다.