
I have an LG Therma V heat pump (inside unit: HN0916T.NB1, outside unit: HU091MR.U44) with a 200L DHW (Domestic Hot Water) tank, and I wanted to integrate it with Home Assistant. After some research, I found that the heat pump supports Modbus communication, which opened up a lot of possibilities.
In this post, I'll share how I connected everything and what configuration worked for me.
Here's an overview of my setup:

The data flows like this:
Modbus is an industrial communication protocol that's been around since 1979. It's simple, reliable, and widely used in industrial equipment – including heat pumps.
There are two main types:
The LG heat pump uses Modbus RTU, but Home Assistant works better with Modbus TCP. To bridge the gap, I needed a Modbus TCP/IP gateway module.
Here's what I gathered for this project:
Here's how I connected the RS485 cable inside the heat pump's control board:
With the hardware in place, I moved on to configuring Home Assistant.
I added this to my /homeassistant/configuration.yaml:
modbus:
- name: "LG Therma V"
delay: 1
timeout: 14
message_wait_milliseconds: 200
host: "device-ip-address-on-local-lan"
port: 4196
type: tcp
Here's what each setting does:
To find the correct register addresses, I consulted the LG manual for my model. It lists all the Modbus registers and what data they contain.
For monitoring on/off states like whether the pump is running, I configured a binary sensor:
modbus:
binary_sensors:
- name: "LG Therma V Pump Running"
unique_id: "lg_therma_v_pump_running"
address: 1
slave: 1
scan_interval: 20
device_class: running
input_type: discrete_input
Key settings:
discrete_input for read-only binary valuesFor reading temperature values, I set up sensors like this one for DHW temperature:
modbus:
sensors:
- name: "LG Therma V DHW Temp"
unique_id: "lg_therma_v_dhw_temperature"
scale: 0.1
precision: 1
scan_interval: 20
address: 5 # reg 6
slave: 1
unit_of_measurement: °C
device_class: temperature
input_type: input
Important settings:
input for read-only registersTo control the heat pump, I configured switches like:
modbus:
switches:
- name: "LG Therma V Underflow"
unique_id: "lg_therma_v_underflow_on_off"
slave: 1
address: 0
write_type: coil
command_on: 1
command_off: 0
verify:
input_type: coil
address: 0
state_on: 1
state_off: 0
Key settings:
coil for boolean writesFor a complete thermostat experience with current temperature and target adjustment, I used a climate entity:
modbus:
climates:
- name: "LG Therma V Underflow"
unique_id: "lg_therma_v_underflow"
address: 7
slave: 1
input_type: input
max_temp: 33
min_temp: 16
offset: 0
precision: 0
scale: 0.1
target_temp_register: 2
temp_step: 1
temperature_unit: C
hvac_mode_register:
address: 0
values:
state_heat: 4
This creates a proper thermostat card in Home Assistant where I can see the current temperature and adjust the target.
I wanted to keep historical data for analysis, so I added InfluxDB to my setup.
InfluxDB is a time-series database designed specifically for data that changes over time (like temperatures and power consumption). It handles large amounts of time-stamped data efficiently.
Home Assistant has built-in support for InfluxDB. I added this to my configuration.yaml:
influxdb:
api_version: 2
ssl: false
host: your-ip
port: 8086
token: influxdb-token
organization: your-org
bucket: homeassistant
tags:
source: HA
tags_attributes:
- friendly_name
default_measurement: units
Configuration notes:
true if using HTTPSWith this configuration, every sensor update in Home Assistant gets automatically logged to InfluxDB.
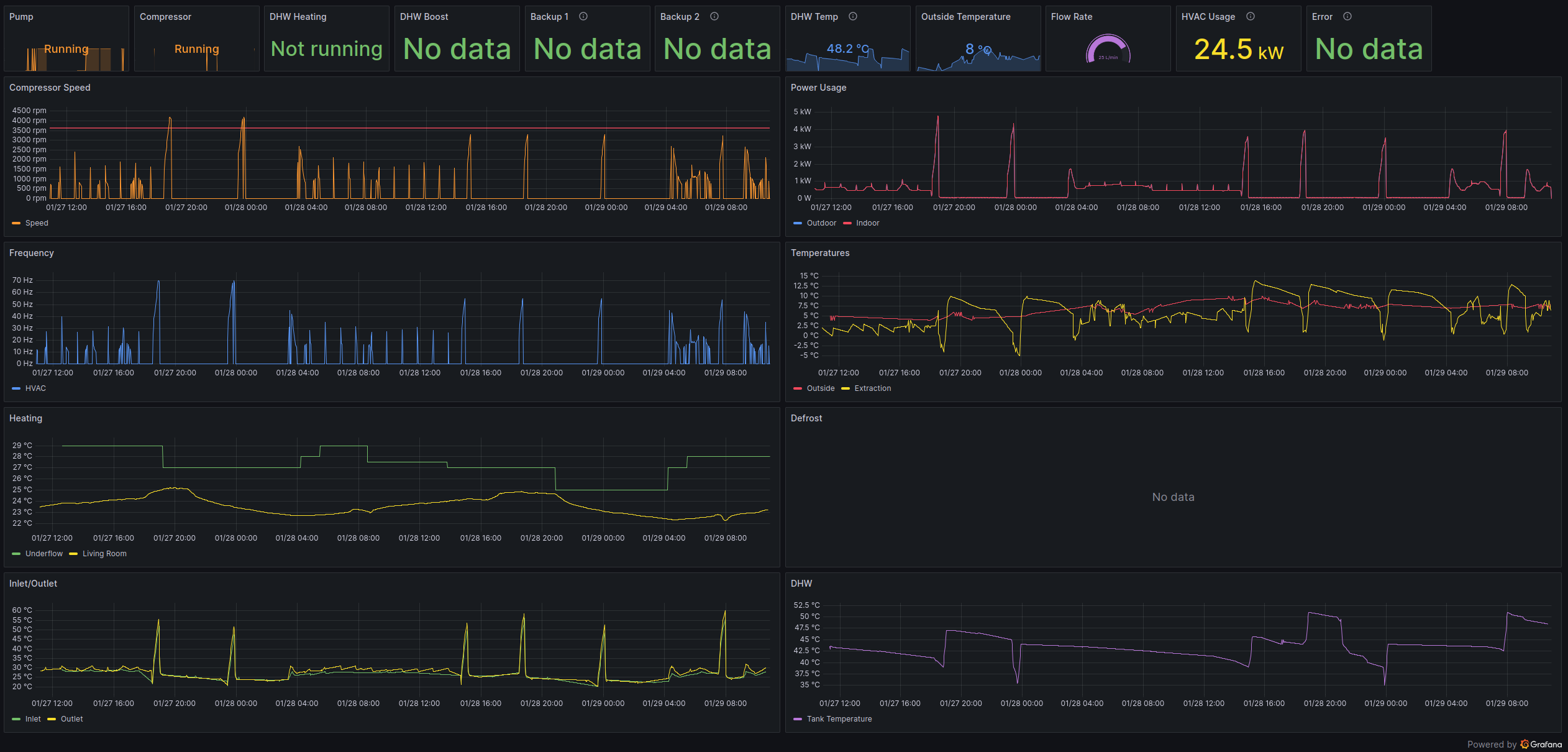
To create dashboards from the stored data, I use Grafana. It connects to InfluxDB and provides flexible visualization options.
Here's my current dashboard:

I can monitor:
Setting up Grafana involves:
1. Installing Grafana (I used Docker)
2. Adding InfluxDB as a data source
3. Creating dashboards and panels
This setup gives me full visibility and control over my LG Therma V heat pump through Home Assistant. I can:
The total cost was much lower than LG's official smart home solutions, and I have complete control over my data.
감사합니다 for reading! If you have questions or spot any issues, feel free to leave a comment.