CloudNet@에서 진행하는 Istio Study 6주차 11장 내용입니다.
📕 This chapter cover
- Understanding the factors of control-plane performance
- How to monitor performance
- What are the key performance metrics
- Understanding how to optimize performance
성능 저하될 때 발생하는 흔한 증상을 ‘유령 워크로드 phantom workload’ 라고 하는데, 이미 사라진 엔드포인트로 트래픽을 라우팅하도록 서비스가 설정돼 있으므로 요청이 실패한다.

디바운스와 스로틀링

변경 속도, 할당된 리소스, 업데이트할 워크로드 개수, 설정 크기

# 실습 환경 준비
kubectl -n istioinaction apply -f services/catalog/kubernetes/catalog.yaml
kubectl -n istioinaction apply -f ch11/catalog-virtualservice.yaml
kubectl -n istioinaction apply -f ch11/catalog-gateway.yaml
# 확인
kubectl get deploy,gw,vs -n istioinaction
# 반복 설정 해두기
while true; do curl -s http://catalog.istioinaction.io:30000/items ; date "+%Y-%m-%d %H:%M:%S" ; sleep 1; echo; done
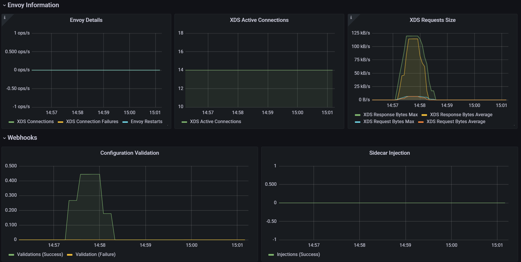
# 컨트롤 플레인 메트릭 확인
kubectl exec -it -n istio-system deploy/istiod -- curl localhost:15014/metrics
# HELP citadel_server_csr_count The number of CSRs received by Citadel server.
# TYPE citadel_server_csr_count counter
citadel_server_csr_count 3
...
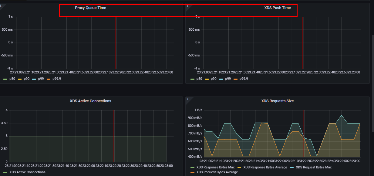
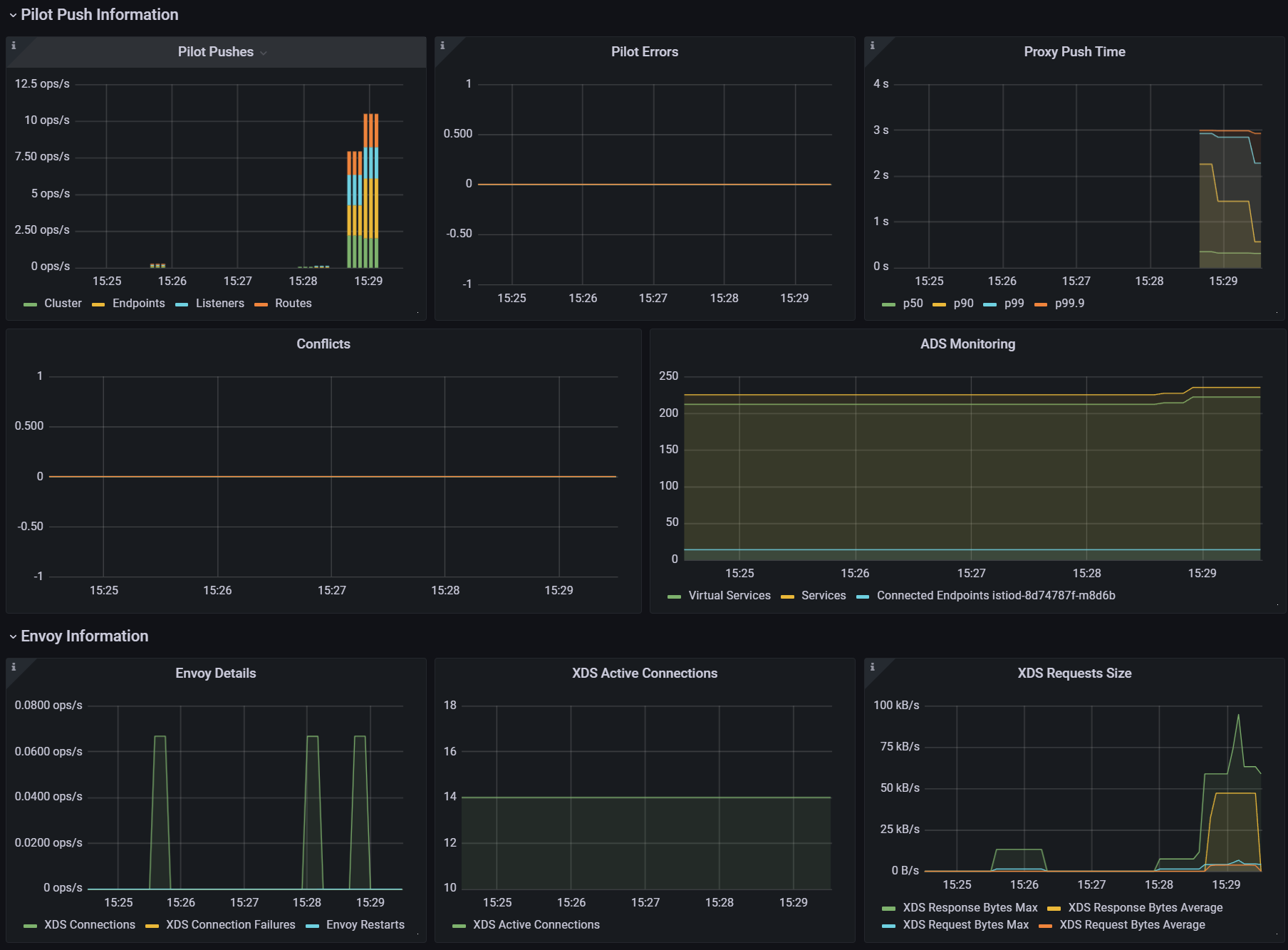
pilot_proxy_convergence_time 이다.pilot_proxy_queue_time 이고 다른 하나는 pilot_xds_push_time 이다.
pilot_proxy_convergence_time 은 프록시 푸시 요청이 대기열에 안착한 순간부터 워크로드에 배포되기까지 전체 과정의 지속 시간을 측정한다.pilot_proxy_queue_time 은 워커가 처리할 때까지 푸시 요청이 대기열에서 기다린 시간을 측정한다.pilot_xds_push_time 은 엔보이 설정을 워크로드로 푸시하는 데 필요한 시간을 측정한다. 시간이 늘어나면, 전송되는 데이터양 때문에 네트워크 대역폭이 과부하된 것이다.프로메테우스 쿼리 : le (누적 카운트) “less than or equal”

그라파나 대시보드에 2개의 패널(메트릭) 추가 하자

대시보드 편집 설정

기존 Proxy Push Time 패널 복제 하기

pilot_proxy_queue_timehistogram_quantile(0.5, sum(rate(**pilot_proxy_queue_time_bucket**[1m])) by (le))
histogram_quantile(0.9, sum(rate(pilot_proxy_queue_time_bucket[1m])) by (le))
histogram_quantile(0.99, sum(rate(pilot_proxy_queue_time_bucket[1m])) by (le))
histogram_quantile(0.999, sum(rate(pilot_proxy_queue_time_bucket[1m])) by (le))pilot_xds_push_time_buckethistogram_quantile(0.5, sum(rate(**pilot_xds_push_time_bucket**[1m])) by (le))
histogram_quantile(0.9, sum(rate(pilot_xds_push_time_bucket[1m])) by (le))
histogram_quantile(0.99, sum(rate(pilot_xds_push_time_bucket[1m])) by (le))
histogram_quantile(0.999, sum(rate(pilot_xds_push_time_bucket[1m])) by (le))
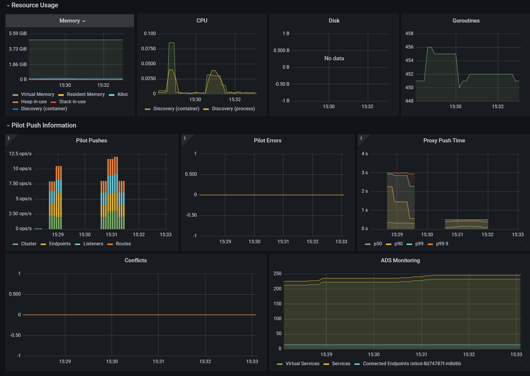
포하도 메트릭은 리소스 사용량을 보여준다.
포화는 보통 가장 제한적인 리소스 때문에 일어난다. istiod는 CPU 집중적이므로, 보통은 CPU가 가장 먼저 포화된다. CPU 사용률을 측정한다.
container_cpu_usage_seconds_total : 쿠버네티스 컨테이너가 보고하는 (istiod 파드) CPU 사용률을 측정한다
# Cumulative cpu time consumed by the container in core-seconds
container_cpu_usage_seconds_total
container_cpu_usage_seconds_total{container="discovery"}
container_cpu_usage_seconds_total{container="discovery", pod=~"istiod-.*|istio-pilot-.*"}
sum(irate(container_cpu_usage_seconds_total{container="discovery", pod=~"istiod-.*|istio-pilot-.*"}[1m]))

# Total user and system CPU time spent in seconds
process_cpu_seconds_total{app="istiod"}
irate(process_cpu_seconds_total{app="istiod"}[1m])


이 그래프는 istiod 에서 가장 일반적인 사용 패턴을 나타내는데, 대부분의 시간이 유휴 idle 시간이다.
서비스가 배포될 때 컴퓨팅 요청이 급증하는데, istiod가 엔보이 설정을 생성해 모든 워크로드로 푸시하기 때문이다.
이에 컨트롤 플레인 동작을 최적화하기 위해 다른 접근법을 시도했었다면, 리소스를 늘리는 것이 최선의 선택이다.
pilot_inbound_updatespilot_push_triggerspilot_servicesavg(pilot_virt_services{app="istiod"}) # istio vs 개수: kubectl get vs -A --no-headers=true | wc -l
avg(pilot_services{app="istiod"}) # k8s service 개수: kubectl get svc -A --no-headers=true | wc -l
pilot_xds_pushessum(irate(pilot_xds_pushes{type="cds"}[1m]))
sum(irate(pilot_xds_pushes{type="eds"}[1m]))
sum(irate(pilot_xds_pushes{type="lds"}[1m]))
sum(irate(pilot_xds_pushes{type="rds"}[1m]))
pilot_xdsavg(pilot_virt_services{app="istiod"}) # istio vs 개수: kubectl get vs -A --no-headers=true | wc -l
avg(pilot_services{app="istiod"}) # k8s service 개수: kubectl get svc -A --no-headers=true | wc -l
# docker exec -it myk8s-control-plane istioctl proxy-status
pilot_xds
pilot_xds{app="istiod"}
sum(pilot_xds{app="istiod"})
sum(pilot_xds{app="istiod"}) by (pod)
# rx
max(rate(envoy_cluster_upstream_cx_rx_bytes_total{cluster_name="xds-grpc"}[1m]))
quantile(0.5, rate(envoy_cluster_upstream_cx_rx_bytes_total{cluster_name="xds-grpc"}[1m]))
# tx
max(rate(envoy_cluster_upstream_cx_tx_bytes_total{cluster_name="xds-grpc"}[1m]))
quantile(.5, rate(envoy_cluster_upstream_cx_tx_bytes_total{cluster_name="xds-grpc"}[1m]))
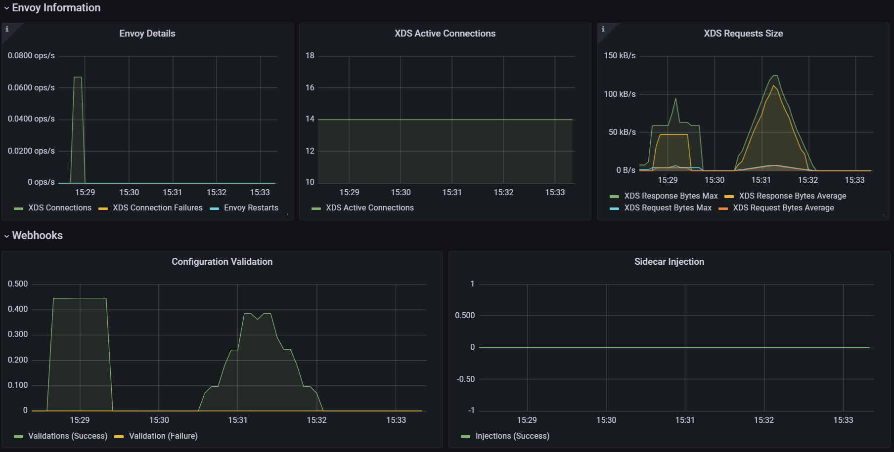
오류는 isiotd의 실패율을 나타내며, 보통은 서비스가 포화 상태에 이르러 성능이 저하됐을 때 발생한다.
# 각 쿼리 패턴에 Legend 확인
Legend(Rejected CDS Configs) : sum(pilot_xds_cds_reject{app="istiod"}) or (absent(pilot_xds_cds_reject{app="istiod"}) - 1)
Legend(Rejected EDS Configs) : sum(pilot_xds_eds_reject{app="istiod"}) or (absent(pilot_xds_eds_reject{app="istiod"}) - 1)
Legend(Rejected RDS Configs) : sum(pilot_xds_rds_reject{app="istiod"}) or (absent(pilot_xds_rds_reject{app="istiod"}) - 1)
Legend(Rejected LDS Configs) : sum(pilot_xds_lds_reject{app="istiod"}) or (absent(pilot_xds_lds_reject{app="istiod"}) - 1)
Legend(Write Timeouts) : sum(rate(pilot_xds_write_timeout{app="istiod"}[1m]))
Legend(Internal Errors) : sum(rate(pilot_total_xds_internal_errors{app="istiod"}[1m]))
Legend(Config Rejection Rate) : sum(rate(pilot_total_xds_rejects{app="istiod"}[1m]))
Legend(Push Context Errors) : sum(rate(pilot_xds_push_context_errors{app="istiod"}[1m]))
Legend(Push Timeouts) : sum(rate(pilot_xds_write_timeout{app="istiod"}[1m]))
| 메트픽 | 설명 |
|---|---|
| pilot_total_xds_rejects | 설정 푸시 거부 횟수 |
| pilotxds’cds/lds/rds/cds’_reject | pilot_total_xds_rejects 메트릭의 부분집합. 어느 API 푸시가 거부됐는지 수사망을 좁히는 데 유용함 |
| pilot_xds_write_timeout | push를 시작할 때 발생한 오류와 타임아웃의 합계 |
| pilot_xds_push_context_errors | 엔보이 설정을 생성하는 동안 발생한 이스티오 파일럿 오류 횟수. 주로 이스티오 파일럿의 버그와 관련 |
kubectl -n istioinaction apply -f services/catalog/kubernetes/catalog.yaml
kubectl -n istioinaction apply -f ch11/catalog-virtualservice.yaml
kubectl -n istioinaction apply -f ch11/catalog-gateway.yaml
kubectl get deploy,gw,vs -n istioinaction
# 반복 설정 해두기
while true; do curl -s http://catalog.istioinaction.io:30000/items ; date "+%Y-%m-%d %H:%M:%S" ; sleep 1; echo; done
# 모니터링
while true; do kubectl top pod -n istio-system -l app=istiod --containers=true ; date "+%Y-%m-%d %H:%M:%S" ; sleep 1; echo; done
POD NAME CPU(cores) MEMORY(bytes)
istiod-8d74787f-cqhs2 discovery 7m 65Mi
2025-05-11 15:04:34
POD NAME CPU(cores) MEMORY(bytes)
istiod-8d74787f-cqhs2 discovery 27m 82Mi
2025-05-11 15:04:36
...
# 더미 워크로드 10개 생성
cat ch11/sleep-dummy-workloads.yaml
...
apiVersion: v1
kind: Service
...
spec:
ports:
- port: 80
name: http
selector:
app: sleep
---
apiVersion: apps/v1
kind: Deployment
...
spec:
serviceAccountName: sleep
containers:
- name: sleep
image: governmentpaas/curl-ssl
command: ["/bin/sleep", "3650d"]
imagePullPolicy: IfNotPresent
...
kubectl -n istioinaction apply -f ch11/sleep-dummy-workloads.yaml
# 확인
kubectl get deploy,svc,pod -n istioinaction
...
docker exec -it myk8s-control-plane istioctl proxy-status
NAME CLUSTER CDS LDS EDS RDS ECDS ISTIOD VERSION
catalog-6cf4b97d-5jtzt.istioinaction Kubernetes SYNCED SYNCED SYNCED SYNCED NOT SENT istiod-8d74787f-cqhs2 1.17.8
istio-egressgateway-85df6b84b7-m4699.istio-system Kubernetes SYNCED SYNCED SYNCED NOT SENT NOT SENT istiod-8d74787f-cqhs2 1.17.8
istio-ingressgateway-6bb8fb6549-k4ln6.istio-system Kubernetes SYNCED SYNCED SYNCED SYNCED NOT SENT istiod-8d74787f-cqhs2 1.17.8
sleep-6f8cfb8c8f-2nfrm.istioinaction Kubernetes SYNCED SYNCED SYNCED SYNCED NOT SENT istiod-8d74787f-cqhs2 1.17.8
...
#
docker exec -it myk8s-control-plane istioctl proxy-config cluster deploy/catalog.istioinaction --fqdn sleep.istioinaction.svc.cluster.local
docker exec -it myk8s-control-plane istioctl proxy-config endpoint deploy/catalog.istioinaction


cat ch11/resources-600.yaml
cat ch11/resources-600.yaml | wc -l
9200
# 각각 200개
cat ch11/resources-600.yaml | grep 'kind: Service' | wc -l
cat ch11/resources-600.yaml | grep 'kind: Gateway' | wc -l
cat ch11/resources-600.yaml | grep 'kind: VirtualService' | wc -l
200
# 배포 : svc 200개, vs 200개, gw 200개
kubectl -n istioinaction apply -f ch11/resources-600.yaml
# 확인
kubectl get deploy,svc,pod -n istioinaction
...
# k8s service 개수 202개
kubectl get svc -n istioinaction --no-headers=true | wc -l
202
kubectl get gw,vs -n istioinaction
...
#
docker exec -it myk8s-control-plane istioctl proxy-status
docker exec -it myk8s-control-plane istioctl proxy-config listener deploy/catalog.istioinaction
docker exec -it myk8s-control-plane istioctl proxy-config route deploy/catalog.istioinaction
docker exec -it myk8s-control-plane istioctl proxy-config cluster deploy/catalog.istioinaction
docker exec -it myk8s-control-plane istioctl proxy-config endpoint deploy/catalog.istioinaction

istiod 인스턴스 하나가 인그레스 및 이그레스 게이트웨이를 포함해 워크로드(istio-proxy 동작)를 13개 관리하며, 서비스는 총 600개(svc + vs + gw)
테스트는 서비스를 반복적으로 만들어 부하를 생성하고, 프록시에 설정을 업데이트하는 데 걸리는 지연 시간과 P99 값과 푸시 개수를 측정한다.
P99 이해하기
P99(또는 percentile 백분위 99)는 업데이트 전파 중 가장 빠른 99%의 최대 지연 시간을 측정한다.
예를 들어 ‘P99 지연 시간이 80ms이다’는 요청 중 99%가 80ms 보다 빠르게 전파됐음을 말한다!
각 요청이 정확히 어떻게 분포하는지는 알지 못하며, 대부분은 수 ms 범위일 수 있다.
그러나 가장 빠른 99%만을 고려할 때 가장 느린 요청도 80ms안에 처리됐음을 알 수 있다.
curl -H "Host: catalog.istioinaction.io" localhost:30000/items
# 확인
kubectl get svc -n istioinaction --no-headers=true | wc -l
kubectl get gw -n istioinaction --no-headers=true | wc -l
kubectl get vs -n istioinaction --no-headers=true | wc -l
# :30000 포트 정보 추가해둘것!
cat bin/performance-test.sh
...
Poor Man's Performance Test creates Services, Gateways and VirtualServices and measures Latency and Push Count needed to distribute the updates to the data plane.
--reps The number of services that will be created. E.g. --reps 20 creates services [0..19]. Default '20'
--delay The time to wait prior to proceeding with another repetition. Default '0'
--gateway URL of the ingress gateway. Defaults to 'localhost'
--namespace Namespace in which to create the resources. Default 'istioinaction'
--prom-url Prometheus URL to query metrics. Defaults to 'prom-kube-prometheus-stack-prometheus.prometheus:9090'
...
# 성능 테스트 스크립트 실행!
./bin/performance-test.sh --reps 10 --delay 2.5 --prom-url prometheus.istio-system.svc.cluster.local:9090
Pre Pushes: 335
...
ateway.networking.istio.io/service-00a9-9 created
service/service-00a9-9 created
virtualservice.networking.istio.io/service-00a9-9 created
==============
Push count: 510 # 변경 사항을 적용하기 위한 푸시 함수
Latency in the last minute: 0.45 seconds # 마지막 1분 동안의 지연 시간
# 확인
kubectl get svc -n istioinaction --no-headers=true | wc -l
kubectl get gw -n istioinaction --no-headers=true | wc -l
kubectl get vs -n istioinaction --no-headers=true | wc -l



2. 딜레이 없이 실행
# 성능 테스트 스크립트 실행 : 딜레이 없이
./bin/performance-test.sh --reps 10 --prom-url prometheus.istio-system.svc.cluster.local:9090
Push count: 51
Latency in the last minute: 0.47 seconds
# 확인
kubectl get svc -n istioinaction --no-headers=true | wc -l
kubectl get gw -n istioinaction --no-headers=true | wc -l
kubectl get vs -n istioinaction --no-headers=true | wc -l


3. 딜레이 추가로 늘려서 실행
# 성능 테스트 스크립트 실행 : 딜레이 없이
./bin/performance-test.sh --reps 10 --delay 5 --prom-url prometheus.istio-system.svc.cluster.local:9090
Push count: 510
Latency in the last minute: 0.43 seconds


***Push count: 510 # 변경 사항을 적용하기 위한 푸시 함수
Latency in the last minute: 0.45 seconds # 마지막 1분 동안의 지연 시간, 책은 ms로 표기..****Push count: **51**
Latency in the last minute: **0.47 seconds***기본적으로 Istio는 각 서비스가 어떤 접근이 필요한지 알 수 없으므로, 기본값은 모든 서비스 프록시가 메시의 모든 워크로드를 알도록 합니다.
#
CATALOG_POD=$(kubectl -n istioinaction get pod -l app=catalog -o jsonpath={.items..metadata.name} | cut -d ' ' -f 1)
kubectl -n istioinaction exec -ti $CATALOG_POD -c catalog -- curl -s localhost:15000/config_dump > /tmp/config_dump
du -sh /tmp/config_dump
1.9M /tmp/config_dump
#
docker exec -it myk8s-control-plane istioctl proxy-config listener deploy/catalog.istioinaction
docker exec -it myk8s-control-plane istioctl proxy-config route deploy/catalog.istioinaction
docker exec -it myk8s-control-plane istioctl proxy-config cluster deploy/catalog.istioinaction
#
docker exec -it myk8s-control-plane istioctl proxy-config endpoint deploy/catalog.istioinaction
docker exec -it myk8s-control-plane istioctl proxy-config endpoint deploy/catalog.istioinaction | wc -l
275
Sidecar 리소스를 사용해 사이드카 프록시에 드나드는 트래픽의 설정을 세밀하게 조정할 수 있다.
apiVersion: networking.istio.io/v1beta1
kind: Sidecar
metadata:
name: default
namespace: istioinaction
spec:
workloadSelector:
labels:
app: foo
egress:
-hosts:
- "./bar.istioinaction.svc.cluster.local"
- "istio-system/*"
outboundTrafficPolicy:
mode: REGISTRY_ONLY
workloadSelectoringressegressoutboundTrafficPolicy : 송신 트래픽 처리 시 모드 지정.Sidecar 리소스를 워크로드에 적용하면, 컨트롤 플레인은 egress 필드를 사용해 워크로드가 어떤 서비스들에 접근해야 하는지 판단한다.
덕분에 컨트롤 플레인은 관련 있는 설정과 업데이트를 파악하고 해당 프록시로만 보낼 수 있다.
결과, 다른 모든 서비스에 도달하는 방법에 대한 설정을 모두 생성하고 배포하는 일을 방지해 ‘CPU, 메모리, 네트워크 대역폭 소모’를 줄일 수 있다.

그림 출처 https://netpple.github.io/docs/istio-in-action/Istio-ch11-performance
다음 사이드카 정의를 사용하면, 메시 내 모든 서비스 사이트가가 istio-system 네임스페이스에 있는 이스티오 서비스로만 연결하도록 설정할 수 있다.
# cat ch11/sidecar-mesh-wide.yaml
apiVersion: networking.istio.io/v1beta1
kind: Sidecar
metadata:
name: default # istio-system 네임스페이스의 사이드카는 메시 전체에 적용된다.
namespace: istio-system # 위 설명 동일.
spec:
egress:
- hosts:
- "istio-system/*" # istio-system 네임스페이스의 워크로드만 트래픽 송신을 할 수 있게 설정한다.
- "prometheus/*" # 프로메테우스 네임스페이스도 트래픽 송신을 할 수 있게 설정한다.
outboundTrafficPolicy:
mode: REGISTRY_ONLY # 모드는 사이드카에 설정한 서비스로만 트래픽 송신을 허용한다
# 테스트를 위해 샘플 nginx 배포
cat << EOF | kubectl apply -f -
apiVersion: apps/v1
kind: Deployment
metadata:
name: nginx
labels:
app: nginx
spec:
replicas: 1
selector:
matchLabels:
app: nginx
template:
metadata:
labels:
app: nginx
spec:
containers:
- name: nginx
image: nginx:alpine
ports:
- containerPort: 80
---
apiVersion: v1
kind: Service
metadata:
name: nginx
spec:
selector:
app: nginx
ports:
- protocol: TCP
port: 80
targetPort: 80
type: ClusterIP
EOF
# catalog 에서 nginx 서비스 접속 확인
docker exec -it myk8s-control-plane istioctl proxy-config route deploy/catalog.istioinaction | grep nginx
docker exec -it myk8s-control-plane istioctl proxy-config cluster deploy/catalog.istioinaction | grep nginx
docker exec -it myk8s-control-plane istioctl proxy-config endpoint deploy/catalog.istioinaction | grep nginx
10.10.0.26:80 HEALTHY OK outbound|80||nginx.default.svc.cluster.local
kubectl exec -it deploy/catalog -n istioinaction -- curl nginx.default | grep title
<title>Welcome to nginx!</title>
# istio-system, prometheus 네임스페이스만 egress 허용 설정
kubectl -n istio-system apply -f ch11/sidecar-mesh-wide.yaml
kubectl get sidecars -A
# catalog 에서 nginx 서비스 접속 확인
docker exec -it myk8s-control-plane istioctl proxy-config route deploy/catalog.istioinaction | grep nginx
docker exec -it myk8s-control-plane istioctl proxy-config cluster deploy/catalog.istioinaction | grep nginx
docker exec -it myk8s-control-plane istioctl proxy-config endpoint deploy/catalog.istioinaction | grep nginx
kubectl exec -it deploy/catalog -n istioinaction -- curl nginx.default | grep title
# envoy config 크기 다시 확인!
CATALOG_POD=$(kubectl -n istioinaction get pod -l app=catalog -o jsonpath={.items..metadata.name} | cut -d ' ' -f 1)
kubectl -n istioinaction exec -ti $CATALOG_POD -c catalog -- curl -s localhost:15000/config_dump > /tmp/config_dump
du -sh /tmp/config_dump
500K /tmp/config_dump
설정 크기가 줄어, 컨트롤 플에인은 Push를 더 적게 할 것이다.
# 성능 테스트 스크립트 실행!
./bin/performance-test.sh --reps 10 --delay 2.5 --prom-url prometheus.istio-system.svc.cluster.local:9090
...
Push count: 88 # 변경 사항을 적용하기 위한 푸시 함수
Latency in the last minute: 0.10 seconds # 마지막 1분 동안의 지연 시간
# 확인
kubectl get svc -n istioinaction --no-headers=true | wc -l
kubectl get gw -n istioinaction --no-headers=true | wc -l
kubectl get vs -n istioinaction --no-headers=true | wc -l

이 성능 향상은 메시 범위 Sidecar 리소스를 정의하는 것이 얼마나 중요한지 보여준다.
사이드카 설정은 PeerAuthentication 리소스와 비슷하게 다양한 범위에서 적용할 수 있다.
- mesh-wide 메시 범위 사이드카는 메시 내 모든 워크로드에 적용돼 기본값을 정의할 수 있다. 다른 규칙을 명시적으로 지정하지 않는 한 트래픽 송신을 제한하는 식이다. 메시 범위 사이트카 설정을 만들려면, 이스티오를 설치한 네임스페이스(우리의 경우 istio-system)에 적용하면 된다. 메시 범위 사이드카의 이름 컨벤션은 default이다.
- namespace-wide 네임스페이스 범위 사이드카 설정은 좀 더 구체적이며 메시 범위 설정을 덮어 쓴다. 네임스페이스 범위 사이드카 설정을 만들려면, workloadSelector 필드를 정의하지 않고 원하는 네임스페이스에 적용하자. 네임스페이스 범위 사이드카의 이름 컨벤션은 default이다.
- workload-specific 워크로드별 사이트카 설정은 workloadSelector 속성에 부합하는 특정 워크로드를 목표로 한다. 가장 구체적인 설정으로, 메시 범위와 네임스페이스 범위 설정 모두를 덮어 쓴다.
이스티오 컨트롤 플레인이 기본적으로 K8S 모든 네임스페이스의 파드, 서비스와 기타 리소스의 생성 이벤트를 감지한다는 것
대규모 클러스터는 컨트롤 플레인에 부담되어, 줄이기 위해
Istio 1.10에는 네임스페이스 디스커비리 셀렉터 discovery selector 라는 기능이 새로이 추가돼 istiod 컨트롤 플레인이 감시할 이벤트를 세밀하게 조정할 수 있다.
다음과 같이 IstioOperator 파일을 사용해 시작 시 디스커버리 설렉터 기능을 활성화할 수 있다.
apiVersion: install.istio.io/v1alpha1
kind: IstioOperator
metadata:
namespace: istio-system
spec:
meshConfig:
discoverySelectors: # 디스커버리 셀렉터 활성화
- matchLabels:
istio-discovery: enabled # 사용할 레이블 지정
apiVersion: install.istio.io/v1alpha1
kind: IstioOperator
metadata:
namespace: istio-system
spec:
meshConfig:
discoverySelectors:
- matchExpressions:
- key: istio-exclude
operator: NotIn
values:
- "true"
cat ch11/istio-discovery-selector.yaml
#
docker exec -it myk8s-control-plane cat /istiobook/ch11/istio-discovery-selector.yaml
docker exec -it myk8s-control-plane istioctl install -y -f /istiobook/ch11/istio-discovery-selector.yaml
#
kubectl get istiooperators.install.istio.io -A -o json
...
"meshConfig": {
"accessLogEncoding": "JSON",
"accessLogFile": "/dev/stdout",
"defaultConfig": {
"proxyMetadata": {}
},
"discoverySelectors": [
{
"matchExpressions": [
{
"key": "istio-exclude",
"operator": "NotIn",
"values": [
"true"
...
#
kubectl create ns new-ns
kubectl label namespace new-ns istio-injection=enabled
kubectl get ns --show-labels
# 테스트를 위해 샘플 nginx 배포
cat << EOF | kubectl apply -n new-ns -f -
apiVersion: apps/v1
kind: Deployment
metadata:
name: nginx
labels:
app: nginx
spec:
replicas: 1
selector:
matchLabels:
app: nginx
template:
metadata:
labels:
app: nginx
spec:
containers:
- name: nginx
image: nginx:alpine
ports:
- containerPort: 80
---
apiVersion: v1
kind: Service
metadata:
name: nginx
spec:
selector:
app: nginx
ports:
- protocol: TCP
port: 80
targetPort: 80
type: ClusterIP
EOF
# 확인
kubectl get deploy,svc,pod -n new-ns
docker exec -it myk8s-control-plane istioctl proxy-config endpoint deploy/istio-ingressgateway.istio-system | grep nginx
10.10.0.26:80 HEALTHY OK outbound|80||nginx.default.svc.cluster.local
10.10.0.27:80 HEALTHY OK outbound|80||nginx.new-ns.svc.cluster.local
# 설정
kubectl label ns new-ns istio-exclude=true
kubectl get ns --show-labels
# 다시 확인
docker exec -it myk8s-control-plane istioctl proxy-config endpoint deploy/istio-ingressgateway.istio-system | grep nginx
10.10.0.26:80 HEALTHY OK outbound|80||nginx.default.svc.cluster.loca
디바운스 기반
데이터 플레인 설정을 바꾸는 런타임 환경 이벤트는 보통 운영자가 제어할 수 없는 것이다.
새로운 서비스가 온라인 상태가 되는 것, 복제본 스케일 아웃, 서비스가 비정상이 되는 것 같은 이벤트들은 모두 컨트롤 플레인이 감지해 데이터 플레인 프록시를 조정한다.
그래도 업데이트를 얼마나 지연해서 배치 처리할지 정도는 어느 정도 제어할 수 있다.
배치 처리하면, 이벤트를 한 묶음으로 처리함으로써 엔보이 설정을 한 번만 만들어 데이터 플레인 프록시로 한 번에 푸시할 수 있다는 이점이 있다.
그림 11.9의 순서도는 이벤트 수신이 서비스 프록시로 변경 사항을 푸시하는 작업을 어떻게 지연시키는지(디바운스)를 보여준다.
디바운스 기반을 더 늘리면, 지연 기간에서 제외됐던 마지막 이벤트도 배치에 포함시켜 모든 이벤트를 하나의 배치로 합침으로써 하나의 요청으로 푸시할 수 있게된다.

워크로드에 최신 설정을 Push하기 위한 동작 과정

이벤트가 어떻게 병합돼 푸시되는지를 보여주는 순서도
PILOT_DEBOUNCE_AFTER
PILOT_DEBOUNCE_MAX
PILOT_ENABLE_EDS_DEBOUNCE
엔드포인트 업데이트가 디바운스 규칙을 준수할지, 우선권을 줘 푸시 대기열에 즉시 배치할지를 지정한다.
이 변수의 기본값은 true이며, 엔드포인트 업데이트도 디바운스된다는 의미다.
PILOT_PUSH_THROTTLE
배치의 효과를 보여주기 위해 PILOT_DEBOUNCE_AFTER 값을 말도 안 되게 높은 값인 2.5초로 지정
# myk8s-control-plane 진입 후 설치 진행
docker exec -it myk8s-control-plane bash
-----------------------------------
# demo 프로파일 컨트롤 플레인 배포 시 적용
istioctl install --set profile=demo --set values.pilot.env.PILOT_DEBOUNCE_AFTER="2500ms" --set values.global.proxy.privileged=true --set meshConfig.accessLogEncoding=JSON -y
exit
-----------------------------------
#
kubectl get deploy/istiod -n istio-system -o yaml
...
- name: PILOT_DEBOUNCE_AFTER
value: 2500ms
...
# 성능 테스트 스크립트 실행!
./bin/performance-test.sh --reps 10 --delay 2.5 --prom-url prometheus.istio-system.svc.cluster.local:9090
Push count: 21 # 변경 사항을 적용하기 위한 푸시 함수
Latency in the last minute: 0.10 seconds # 마지막 1분 동안의 지연 시간
엔보이 설정을 만들고 워크로드로 푸시하는 추가 작업을 모두 피해 CPU 사용률과 네트워크 대역폭 소모가 줄어든다.
설정을 변경할 때는 컨트롤 플레인의 성능에 부정적인 영향을 줄 수 있는 큰 변화 대신에 조금씩 조절하는 것이 더 안전하다.

데이터 플레인은 보통 늦은 엔드포인트 업데이트에 영향을 받는다.
환경 변수 PILOT_ENABLE_EDS_DEBOUNCE를 false로 설정하면 엔드포인트 업데이트가 디바운스 기간을 건너뛰어 지연되지 않음을 보장할 수 있다.
kubectl get pod -n istio-system -l app=istiod
kubectl describe pod -n istio-system -l app=istiod
...
Requests:
cpu: 10m
memory: 100Mi
...
kubectl resource-capacity -n istio-system -u -l app=istiod
NODE CPU REQUESTS CPU LIMITS CPU UTIL MEMORY REQUESTS MEMORY LIMITS MEMORY UTIL
myk8s-control-plane 10m (0%) 0m (0%) 8m (0%) 100Mi (0%) 0Mi (0%) 90Mi (0%)
# myk8s-control-plane 진입 후 설치 진행
docker exec -it myk8s-control-plane bash
-----------------------------------
# demo 프로파일 컨트롤 플레인 배포 시 적용
istioctl install --set profile=demo \
--set values.pilot.resources.requests.cpu=1000m \
--set values.pilot.resources.requests.memory=1Gi \
--set values.pilot.replicaCount=2 -y
exit
-----------------------------------
#
kubectl get pod -n istio-system -l app=istiod
NAME READY STATUS RESTARTS AGE
istiod-5485dd8c48-6ngdc 1/1 Running 0 11s
istiod-5485dd8c48-chjsz 1/1 Running 0 11s
kubectl resource-capacity -n istio-system -u -l app=istiod
NODE CPU REQUESTS CPU LIMITS CPU UTIL MEMORY REQUESTS MEMORY LIMITS MEMORY UTIL
myk8s-control-plane 2000m (25%) 0m (0%) 119m (1%) 2048Mi (17%) 0Mi (0%) 107Mi (0%)
kubectl describe pod -n istio-system -l app=istiod
...
Requests:
cpu: 1
memory: 1Gi
...
- 데이터 플레인에서 컨트롤 플레인으로 연결이 제대로 이뤄지고 있는가?
- 플랫폼 문제인가? 이를테면 쿠버네티스에서 API 서버가 정상인가?
- 변경 범위를 지정하도록 Sidecar 리소스를 정의했는가?
수집된 지연 시간, 포화도, 트래픽에 대한 메트릭을 사용해 튜닝 결정이 필요
- 컨트롤 플레인의 주요 목표는 데이터 플레인을 원하는 상태로 동기화하는 것이다.
- 이스티오 파일럿 성능에 영향을 주는 요소에는 변경 속도, 파일럿에 할당한 리소스양, 파일럿이 관리하는 워크로드 개수, 설정 크기가 있다.
- 기반 플랫폼에서 받는 변경 속도는 우리가 제어할 수 없다. 그러나 이벤트를 배치 처리할 기간을 정의해 데이터 플레인을 업데이트할 작업량을 줄일 수는 있다.
- istiod에는 리소스를 관대하게 할당하자. default 운영 환경 프로필은 좋은 출발점이다.
- 항상 sidecar 커스텀 리소스를 사용해 변경 범위를 지정하자. 그렇게 하면 다음과 같은 효과를 얻는다.
- 한 이벤트에서 업데이트하는 워크로드가 적어진다.
- 관련 설정만 보내기 때문에 엔보이 설정 크기가 줄어든다.
- discovery selectors 를 사용해 메시와 성관없는 네임스페이스의 이벤트는 무시하자.
- 컨트롤 플레인 튜닝 방법을 결정하는 데 그라파나의 Istio Control Plane 대시보드를 사용하자.