
vSAN ESA 클러스터를 RDMA를 사용하여 구성하는 방법을 다룬 Step-by-step 가이드 문서

A step-by-step guide to configuring a vSAN ESA over RDMA cluster and a troubleshooting methodology.

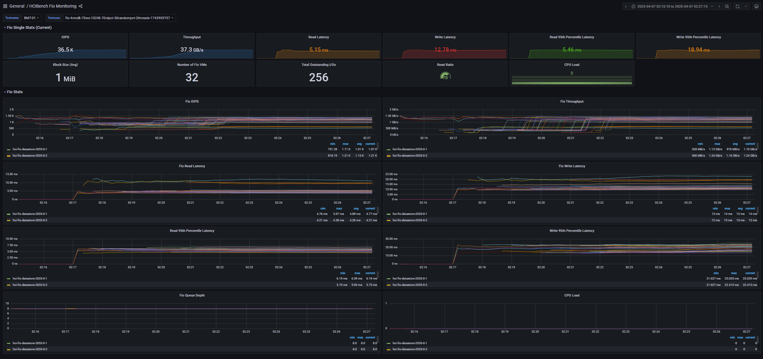
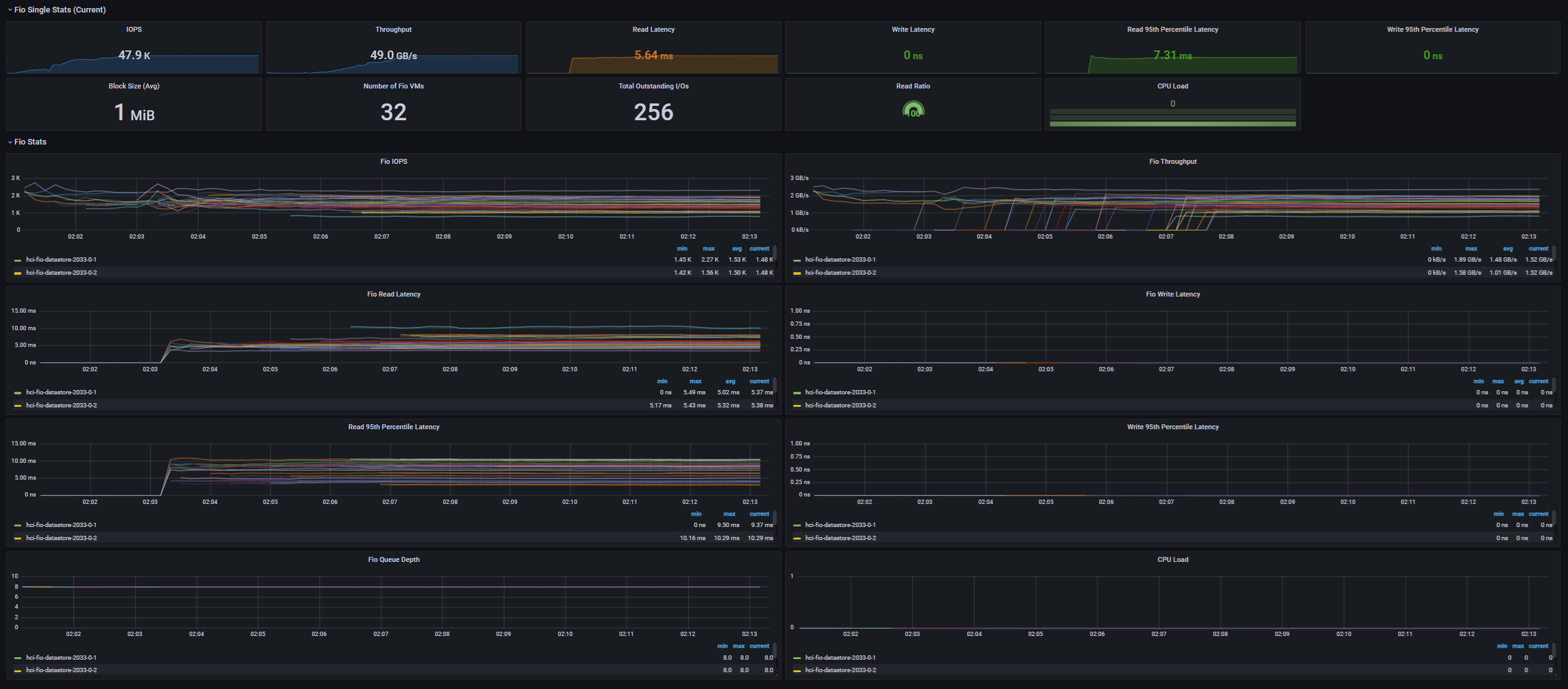
100GbE / vSAN ESA 8노드 환경에서의 벤치마크 테스트와 RDMA/전원 프로파일 변경에 따른 성능 변화를 알아본다.

Benchmark tests in a 100GbE / vSAN ESA 8-node environment and performance variances with RDMA Mode /power profile changes.